ReviewAid
Health Warn
- License — License: Apache-2.0
- Description — Repository has a description
- Active repo — Last push 0 days ago
- Low visibility — Only 5 GitHub stars
Code Pass
- Code scan — Scanned 12 files during light audit, no dangerous patterns found
Permissions Pass
- Permissions — No dangerous permissions requested
No AI report is available for this listing yet.
AI-Driven Full-Text Screening and Data Extraction for Systematic Reviews and Evidence Synthesis

Code & Archive (Zenodo DOI): 10.5281/zenodo.18060972
Journal of Open Research Software: 10.5334/jors.672
ReviewAid Validation Repository: ReviewAid Validation GitHub Repo






ReviewAid is an AI-powered Research article full-text Screener and Extractor designed to streamline the systematic review process. Upload research papers, automatically screen for relevance, extract key data fields, and accelerate your literature review workflow — all in one intuitive, easy-to-use web tool.
🌟 Quick Start
⚡ Usage (Online)
Launch Online Streamlit hosted web app
Select Mode:
- Full-text Paper Screener: Choose this mode to screen papers based on PICO (Population, Intervention, Comparison, Outcome) criteria.
- Full-text Data Extractor: Choose this mode to extract specific fields (Author, Year, Conclusion, etc.) from research papers.
Workflow (Screener):
- Enter your PICO criteria (Inclusion/Exclusion) in the input fields.
- Upload your PDF papers (Batch upload supported).
- Click "Screen Papers".
- Monitor the "System Terminal" for real-time logs of extraction, API calls, and processing status.
- View the "Screening Dashboard" for a pie chart of Included/Excluded/Maybe decisions.
- Download results as CSV, XLSX, or DOCX.
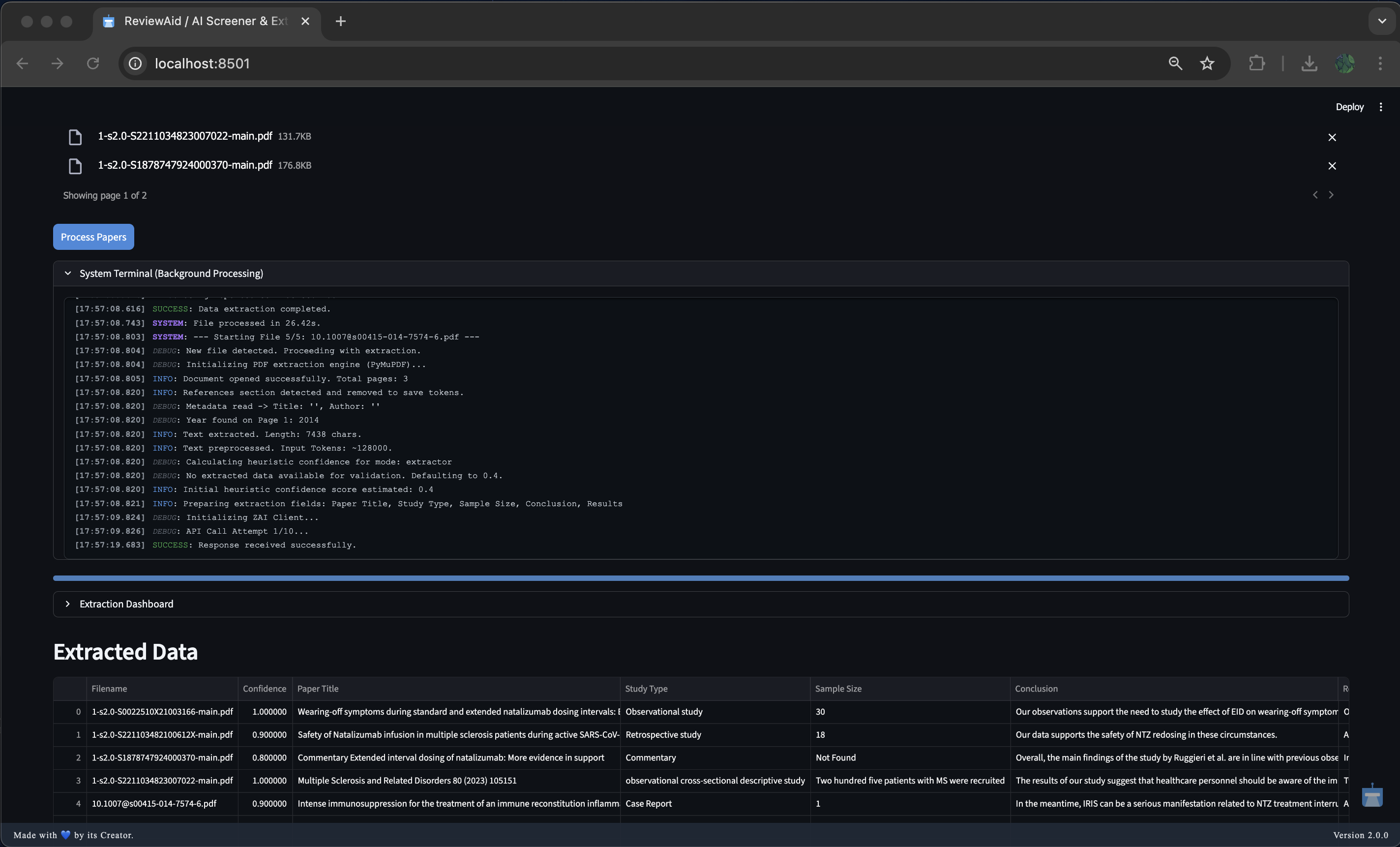
Workflow (Extractor):
- Enter the fields you want to extract (comma-separated).
- Upload your PDF papers.
- Click "Process Papers".
- Monitor the "System Terminal" for logs.
- View extracted data in the dashboard.
- Download extracted data as CSV, XLSX, or DOCX.
Configuration:
- For using API key, you can select the respective AI model in either Screener/Extractor.
⚡ Usage (run streamlit Locally)

Clone the repository
git clone https://github.com/aurumz-rgb/ReviewAid.git cd ReviewAidCreate and activate a virtual environment (recommended)
python -m venv venv source venv/bin/activate # macOS / Linux venv\Scripts\activate # WindowsInstall dependencies
pip install -r requirements.txtStart the Streamlit application
streamlit run app.pyConfigure Ai model along with API key inside the UI
- Select AI model as the provider
- Use API key
⚙️ Configuration






ReviewAid supports configuration with the following AI providers via API keys:
Privacy Note
To protect user privacy, API keys are never stored at any time.
| Feature | Cloud Providers (OpenAI, Anthropic, etc.) | Ollama (Local Execution) |
|---|---|---|
| Internet Required | ✅ Yes | ❌ No |
| API Key Required | ✅ Yes | ❌ No |
| Data Sent Externally | ✅ Yes (to provider API) | ❌ No (runs locally) |
| Setup Complexity | Low (just API key) | Moderate (install Ollama + model) |
| Performance | Depends on provider infrastructure | Depends on your local hardware |
| Privacy Level | Standard API-based | Maximum (fully offline) |
| Cost | Pay-per-usage (API billing) | Free after local setup |
✅ Tested & Supported Models
The following models were successfully tested for the supported tasks:
- OpenAI —
GPT-4o - DeepSeek —
deepseek-chat - Cohere —
command-a-03-2025 - Z.ai —
GLM-4.6V-Flash,GLM-4.5V-Flash - Anthropic —
Claude-Sonnet-4-20250514 - Ollama (local) —
Llama3
Default model: GLM-4.6V-Flash
⚙️ Configuration File
ReviewAid does not require a separate configuration file.
All API keys and AI model selections are securely entered directly within the Streamlit user interface during runtime.
No .env, YAML, or JSON configuration files are required.
🚀 Features
AI-based full-text screening: Quickly filter large batches of research articles based on your custom inclusion and exclusion criteria.
Extraction: Extract any part of the paper you want!
Customizable data extraction: Define exactly what data fields you want extracted, and let's AI do the heavy lifting.
Bulk PDF upload & management: Easily upload and organize hundreds of research articles in PDF format.
Clean, modern, and responsive UI: Focus on your research without distractions thanks to a sleek interface built with Streamlit.
Privacy-first approach: Your uploaded documents and API keys stay private and are never stored or shared.
Open-source and extensible: Built on Python and Streamlit for easy customization and community contributions.
NOTE ‼️:
ReviewAid is used as a supplementary tool alongside manual screening and data extraction to minimise errors and improve research accuracy, without replacing human judgment.
Please restrict each submission to a maximum of 20 articles. Submissions exceeding this limit will result in processing of only the first 20 articles, after which the process will terminate prematurely. Kindly adhere to this restriction. Please respect this limit.
📝 Important Notes
Performance:
Depending on the number and size of PDFs uploaded and your internet connection, AI processing can take some time. Please be patient — progress indicators and terminal will keep you updated.Limitations:
The web is hosted on Streamlit and hence users may face cold starts when the user has to wait 30 seconds for the web to initialise.
As per tool usage, the developer may decide to host it on better sources to avoid such cold starts.
🖥️ Running ReviewAid Locally with Ollama
ReviewAid supports local inference using Ollama, allowing you to run the application without any external API keys. This is ideal for users who prefer offline usage, enhanced privacy, or full local control.
✅ Prerequisites
Ensure the following are installed on your system:
Python 3.12+
Ollama (installed and running locally)
- Download: https://ollama.com
At least one supported Ollama model (e.g.,
llama3)
Pull a model (example):
ollama pull llama3
Verify Ollama is running:
ollama list
▶️ Running ReviewAid with Ollama
Clone the repository
git clone https://github.com/aurumz-rgb/ReviewAid.git cd ReviewAidCreate and activate a virtual environment (recommended)
python -m venv venv source venv/bin/activate # macOS / Linux venv\Scripts\activate # WindowsInstall dependencies
pip install -r requirements.txtStart the Streamlit application
streamlit run app.pyConfigure Ollama inside the UI
- Select Ollama (Local) as the provider
- Choose a local model (e.g.,
llama3) - No API key is required
🔒 Privacy Advantage
When using Ollama:
- All inference runs entirely on your local machine
- No data is sent to external servers
- No API keys are required or stored
This makes Ollama the most privacy-preserving configuration supported by ReviewAid.
⚠️ Notes
- Performance depends on your local hardware (CPU/GPU/RAM)
- Large PDFs or batch sizes may take longer on CPU-only systems
- For best results, ensure Ollama is running before launching Streamlit
🏛️ System Architecture
🌟 Confidence Scoring System
This system implements a hierarchical four-tier confidence model designed to maximize precision and minimize false classifications during automated paper screening and data extraction. The logic prioritizes deterministic rule-based decisions before progressively falling back to algorithmic and heuristic estimation only when necessary.
❓ Overview
The confidence score reflects how reliably a paper has been classified or extracted. Scores range from 0.0 to 1.0, where higher values indicate stronger certainty and lower values explicitly flag the need for manual review.
The system operates in the following order:
- Deterministic Rule-Based Classification (Screener specific)
- LLM Self-Assessment
- Heuristic Keyword Estimation
- Low-Confidence Default
Text: Tier 1 (Deterministic)
→
Tier 2 (LLM)
→
Tier 3 (Heuristic)
→
Tier 4 (Default).
Each tier is only activated if the previous tier fails to produce a valid and reliable result.
✔️ Tier 1: Deterministic Rule-Based Classification (Highest Priority)
Purpose: Eliminate ambiguity using explicit user-defined rules. For screener, Extractor starts directly from Tier 2.
Logic:
- The system performs a preliminary scan for exclusion and inclusion keywords.
- If exclusion keywords are detected without any corresponding inclusion keywords, the paper is:
- Automatically classified as Excluded
- Assigned a confidence score of 1.0 (100%)
- If both exclusion and inclusion keywords are present:
- This tier is bypassed to avoid false positives
- The decision is delegated to the AI-based evaluation
Rationale:
Explicit rules provide deterministic certainty and override probabilistic inference when applicable.
✔️ Tier 2: LLM Self-Assessment (Primary Mechanism)
Purpose: Leverage the model’s internal reasoning and evidence-based judgment.
Logic:
- The Large Language Model (LLM) is explicitly instructed to:
- Evaluate its own screening or extraction decision
- Assign a confidence score between 0.0 and 1.0
- Base the score strictly on explicit textual evidence
- The confidence value is parsed directly from the model’s structured JSON output
Rationale:
This tier captures nuanced contextual understanding that deterministic rules cannot, while maintaining transparency through self-reported certainty.
✔️ Tier 3: Heuristic Keyword Estimation (Fallback)
Purpose: Provide a probabilistic estimate when LLM confidence is unavailable.
Triggered when:
- The LLM fails to return a valid confidence value (e.g., formatting or JSON parsing errors)
Screener Logic:
- The system analyzes the users input Inclusions and Exclusions criteria and matches with the paper's full-text and determines the confidence level.
Extractor Logic:
- The system analyzes Extracted data with the paper's full-text and determines the confidence level.
Rationale:
This tier offers a best-effort estimate derived from text structure rather than semantic certainty.
✔️ Tier 4: Low-Confidence Default (Last Resort)
Purpose: Explicitly flag unreliable outputs.
Triggered when:
- Data extraction fails entirely (e.g., Regex failure or missing sections)
Logic:
- Assigns a baseline low confidence score (e.g.,
0.2) - Automatically flags the result for mandatory manual review
Rationale:
Prevents silent failures by clearly signaling unreliability.
This layered approach ensures that high-confidence decisions are automated safely, while ambiguous or unreliable cases are clearly flagged for human oversight.
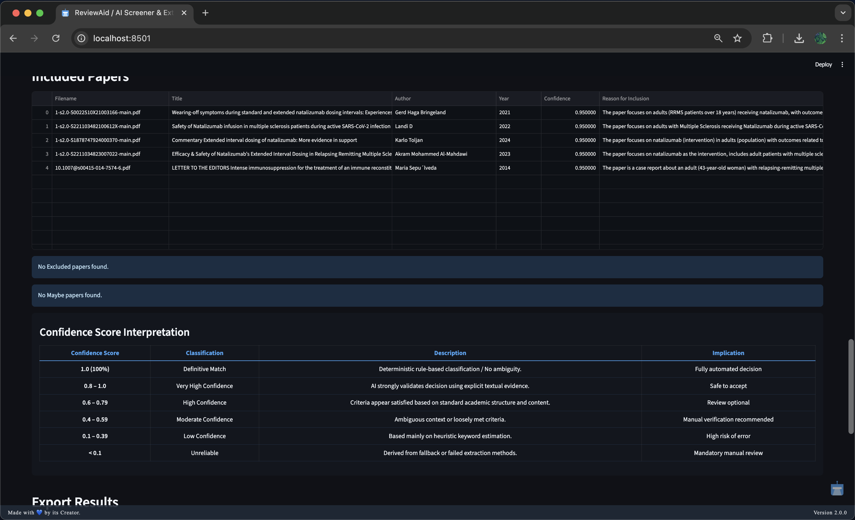
⭐ Confidence Score Interpretation
| Confidence Score | Classification | Description | Implication |
|---|---|---|---|
| 1.0 (100%) | Definitive Match | Deterministic rule-based classification / No ambiguity. | Fully automated decision |
| 0.8 – 1.00 | Very High Confidence | AI strongly validates the decision using explicit textual evidence. | Safe to accept |
| 0.6 – 0.79 | High Confidence | Criteria appear satisfied based on standard academic structure and content. | Review optional |
| 0.4 – 0.59 | Moderate Confidence | Ambiguous context or loosely met criteria. | Manual verification recommended |
| 0.1 – 0.39 | Low Confidence | Based mainly on heuristic keyword estimation. | High risk of error |
| < 0.1 | Unreliable | Derived from fallback or failed extraction methods. | Mandatory manual review |
📦 Bulletproof Parsing Pipeline
Purpose: Safely parse API/AI responses, even if the JSON is broken or missing.
Flow
If
raw_resultisNone
→ Use regex to extract data locally.Clean the response
→ Remove Markdown, comments, and trailing commas.Try standard JSON parsing
→json.loadsIf that fails, try JSON5
→ Handles loose / malformed JSON.If that fails, use AI repair
→ Ask AI to fix the JSON.Final fallback
→ Extract known keys using regex.
Guarantee
- Never crashes
- Always attempts to recover usable data
📸 Screenshots
User Interface
Screener
Extractor
You can check out the full walkthrough and demonstration of ReviewAid on YouTube:
🔗 Acknowledgements

I gratefully acknowledge the developers of GLM-4.6V-Flash (Z.ai) for providing the Default AI model used in ReviewAid.
The visual and text-based reasoning capabilities of GLM-4.6V-Flash have greatly enhanced ReviewAid's full-text screening and data extraction workflows.
For more information, please see the GLM-4.6V-Flash paper and GLM-4.6V-Flash Hugging Face.
I would also like to thank @Nightraven5115 for his thorough validation of ReviewAid, including batch testing, error checks, and confidence verification, which significantly improved the tool’s reliability and accuracy.
📌 Citation
If you use ReviewAid, please cite:
Sahu, V. and Balakrishnan, M. (2026) ‘ReviewAid: An Open-Source Tool for Efficient PICO-Based Screening and Data Extraction in Systematic Reviews’, Journal of Open Research Software, 14(1), p. 21. Available at: https://doi.org/10.5334/jors.672
License
This project is licensed under the Apache 2.0 License.
📨 Contact
Questions, feedback, or collaboration ideas? Reach out at [email protected] or open an issue on GitHub.
Contributions are always welcome!
Happy reviewing! :)
Reviews (0)
Sign in to leave a review.
Leave a reviewNo results found