ccboard
Health Pass
- License — License: NOASSERTION
- Description — Repository has a description
- Active repo — Last push 0 days ago
- Community trust — 41 GitHub stars
Code Fail
- rm -rf — Recursive force deletion command in .claude/settings.json
Permissions Pass
- Permissions — No dangerous permissions requested
No AI report is available for this listing yet.
Monitor Claude Code sessions, costs, config, hooks, agents & MCP servers from a single Rust binary — TUI (9 tabs) + Web interface with live process tracking, budget alerts, and 30-day forecasting
ccboard
A free, open-source TUI/Web dashboard for Claude Code session monitoring, cost tracking & config management
The only actively-maintained, free and open-source Rust TUI combining Claude Code monitoring, Claude Code config management, hooks, agents, and MCP servers in a single 5.8MB binary. 89x faster startup with SQLite cache, 492 tests, 0 clippy warnings.
Features
13 Interactive Tabs (TUI + Web)
| Tab | Key | Description | Highlights |
|---|---|---|---|
| Dashboard | 1 |
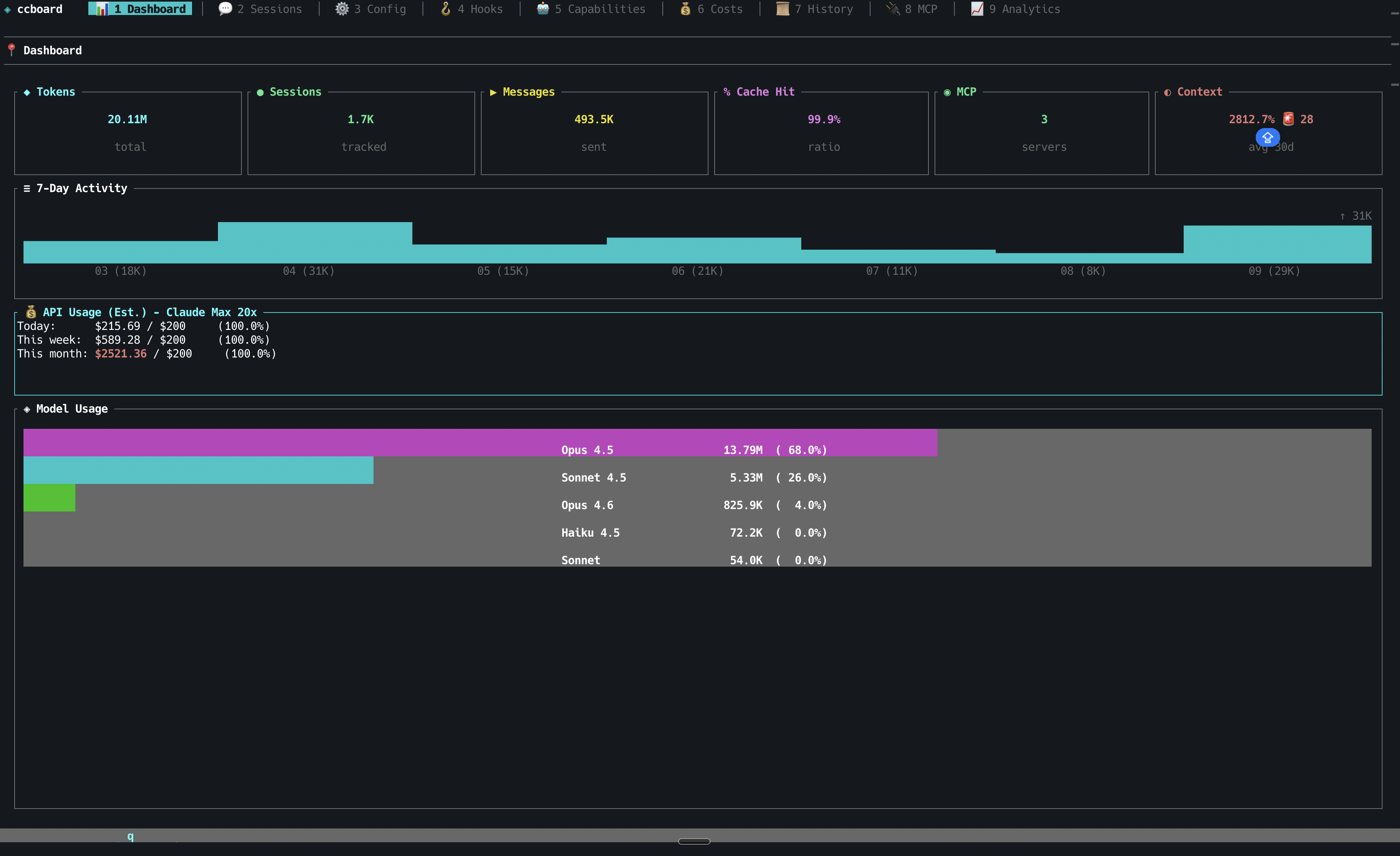
Overview stats, model usage, 7-day activity | API usage estimation, plan-based budgets, MCP server count |
| Sessions | 2 |
Browse all sessions with 3-pane layout | Live status icons (●/◐/✓), session type (CLI/IDE/Agent), bookmarks (b/B), subagent tree, model timeline, AI summaries (ccboard summarize), conversation viewer with regex search, code metrics (+N/-N lines), third-party sessions (Cursor [Cu], Codex [Cx], OpenCode [Oc]) |
| Analytics | 3 |
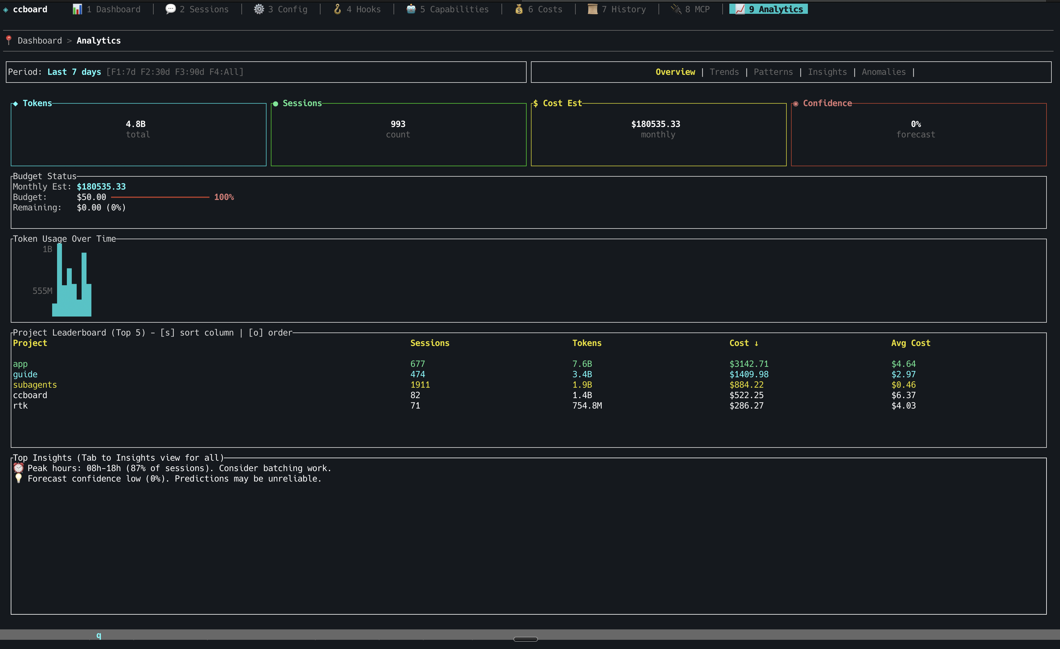
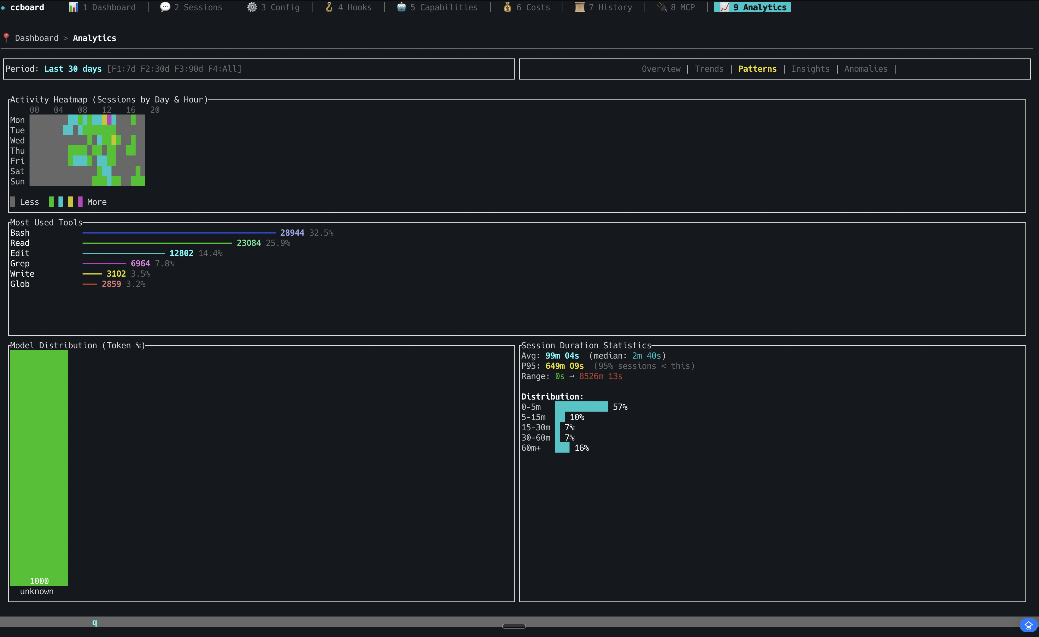
Advanced analytics (8 sub-views) | Budget tracking, 30-day forecast, hourly heatmap, anomaly detection (configurable thresholds), usage patterns, per-tool cost breakdown, pattern discovery (r) |
| Costs | 4 |
Token analytics (6 sub-views) | Overview, By Model, Daily, Usage Periods, Top Sessions, Per Project — 4-level budget alerts |
| History | 5 |
Chronological session timeline | CSV/JSON/Markdown export (x), full-text search |
| Audit Log | 6 |
Security audit & violations feed | Credential detection, destructive command alerts, cross-session violations with remediation hints |
| MCP | 7 |
MCP server management | Status detection (running/stopped), copy command to clipboard (y), env vars masking, usage stats by server (s) |
| Config | 8 |
Cascading configuration editor | 4-column diff (default/global/project/local), edit with e, reveal in file manager (o) |
| Hooks | 9 |
Event-based hook management | Bash syntax highlighting, badge indicators |
| Tools | 0 |
Agents, commands, and skills browser | Frontmatter YAML parsing, real invocation counts (includes session-discovered agents) |
| Plugins | p |
Plugin & capability usage analytics | Dead code detection, sort by usage/cost/name |
| Search | / |
Full-text search across all sessions | FTS5-powered, search-as-you-type (≥2 chars), ranked snippets, opens conversation viewer |
| Brain | b |
Cross-session knowledge base | Insights captured by session-stop hook (progress/decision/blocked/pattern/fix/context), filter by type, archive, detail pane, /ccboard-remember skill for manual entries |
Platform Capabilities
| Capability | Details |
|---|---|
| Performance | 89x faster startup (20s → 224ms) via SQLite cache, >99% hit rate, handles 10K+ sessions |
| Live Updates | File watcher (500ms debounce), auto-refresh, Server-Sent Events (Web) |
| UX | Command palette (:), contextual help (?), vim keybindings (hjkl), breadcrumbs, scrollbar indicators, Light/Dark mode (Ctrl+T, persistent) |
| File Operations | Edit with $EDITOR (e), reveal in file manager (o), cross-platform |
| Zero Config | Works out of the box with ~/.claude, single 5.8MB binary, macOS/Linux/Windows |
| Multi-tool | Auto-imports sessions from Cursor, Codex CLI, and OpenCode alongside Claude Code — all parsers opt-in and silent if tool not installed |
| Hook Integration | ccboard setup injects Claude Code hooks, live session status (Running/WaitingInput/Stopped), macOS notification on stop, 10-min TTL pruning for stale sessions |
| Session Intelligence | Bookmarks with tags/notes, subagent parent/child tree, model switching timeline, LLM summaries via ccboard summarize |
| Brain / Knowledge Base | Session-stop hook captures progress, decisions, blockers, patterns, fixes after each meaningful session into ~/.ccboard/insights.db. Context-injection hook injects relevant past knowledge at session start. Manual entries via /ccboard-remember skill. |
Missing a feature? Request it here | Found a bug? Report it
Hook-Based Live Monitoring
Run ccboard setup once to inject hooks into ~/.claude/settings.json. After that, ccboard tracks every Claude session in real time — which session is running, which is waiting for your permission, which just finished — visible in the Sessions tab with ●/◐/✓ indicators and macOS notifications.
StarMapper
Installation
Recommended: Homebrew (macOS/Linux)
brew tap FlorianBruniaux/tap
brew install ccboard
Why Homebrew? Simple one-command install, automatic updates via brew upgrade, no manual Rust setup required.
Alternative: cargo install (requires Rust 1.85+)
cargo install ccboard
Why cargo? ccboard's target audience (Claude Code users) often has Rust installed. Ensures compatibility and always installs latest crates.io version.
Note:
cargo installbuilds the binary from crates.io source without running the WASM build step — Web UI (ccboard web) will not serve a frontend. For full Web UI support, use Homebrew, the install script, or a pre-built binary from GitHub Releases (all embed the WASM frontend at compile time).
Alternative: Install Script (macOS/Linux/Windows)
One-liner install (no Rust required):
curl -sSL https://raw.githubusercontent.com/FlorianBruniaux/ccboard/main/install.sh | bash
This script:
- Auto-detects your OS and architecture
- Downloads the latest pre-compiled binary
- Installs to
~/.local/bin(customizable withINSTALL_DIR) - Checks if binary is in PATH
Windows users: Use Git Bash, WSL, or download manually from releases.
Alternative: Pre-built binaries (manual)
Download from GitHub Releases:
| Platform | Status | Download |
|---|---|---|
| macOS (x86_64/ARM64) | ✅ Fully tested | ccboard-macos-*.tar.gz |
| Linux (x86_64/ARM64) | ⚠️ Community-tested | ccboard-linux-*.tar.gz |
| Windows (x86_64) | 🧪 Experimental | ccboard-windows-*.exe.zip |
Manual installation (macOS/Linux):
# Extract
tar xzf ccboard-macos-x86_64.tar.gz # or ccboard-linux-*
# Move to PATH
mv ccboard ~/.local/bin/
chmod +x ~/.local/bin/ccboard
Manual installation (Windows):
- Download
ccboard-windows-x86_64.exe.zip - Extract
ccboard-windows-x86_64.exe - Rename to
ccboard.exe - Move to a directory in your PATH (e.g.,
C:\Users\YourName\.local\bin\)
Platform support:
- ✅ macOS: Manually tested on every release
- ⚠️ Linux: CI-tested, community validation welcome
- 🧪 Windows: Best-effort support (feedback appreciated)
Quick Start
# TUI dashboard (default)
ccboard
# Web interface
ccboard web --port 3333
# Both simultaneously
ccboard both --port 3333
# Stats only (scriptable)
ccboard stats
Navigate tabs with 1-9, 0, p. Press ? for contextual help, : to open the command palette. Refresh with r, toggle theme with Ctrl+T, quit with q. See docs/GUIDE.md for the full feature reference.
Screenshots
TUI (Terminal)
Dashboard - Key Metrics & Model Usage

Sessions - Project Tree & Search

Sessions - Detail View

Sessions - Live Process Monitoring

Configuration - 4-Column Merge View

Hooks Management

Agents, Commands & Skills



Cost Analytics





History Search

MCP Servers

Analytics





Web Interface
Dashboard

Sessions - Browse & Live Monitoring


Configuration


Hooks

Agents, Commands & Skills



Cost Analytics




History

MCP Servers

Analytics




Why ccboard Exists
Problem: Claude Code has no built-in visualization/analysis tools beyond basic CLI commands (/history, /stats). Users are left scripting with jq, grep, or manually opening JSON files.
Solution: ccboard is the only tool dedicated to Claude Code monitoring and management:
- Zero direct competitors for Claude Code dashboard (verified 2026-02-04)
- Not competing with LangSmith/W&B (they trace LangChain API calls, not local Claude sessions)
- Fills the gap between CLI commands and full observability
Unique Position
- All-local: Reads
~/.claudefiles, no SaaS/API required - Unified Dashboard: 12 tabs (config, hooks, agents, MCP, analytics, security audit, search) vs basic CLI
- Performance: SQLite cache (89x speedup), handles 10K+ sessions
- Dual Interface: TUI + Web in single 5.8MB binary
Risk: Anthropic could integrate dashboard into Claude Code CLI. But currently, nothing exists.
Competitive Landscape
ccboard vs ccusage vs agtrace vs claudelytics — Claude Code monitoring tools compared (verified 2026-02-06):
| Feature | ccboard | agtrace | claudelytics | ccusage |
|---|---|---|---|---|
| Status | ✅ Active | ✅ Active | 🔴 Stale 6m | ✅ Active |
| Stars | 0 | 23 | 62 | 10,361 |
| Language | Rust | Rust | Rust | TypeScript |
| Type | TUI+Web | TUI | TUI | CLI |
| TUI Dashboard | ✅ 12 tabs | ✅ Single view | ✅ 8 tabs | ❌ |
| Config Viewer (3-level merge) | ✅ | ❌ | ❌ | ❌ |
| Hooks Viewer + Test | ✅ | ❌ | ❌ | ❌ |
| Agents/Commands/Skills Browser | ✅ | ❌ | ❌ | ❌ |
| MCP Server Status Detection | ✅ | ❌ | ❌ | ❌ |
| SQLite Cache (89x speedup) | ✅ | ✅ Pointer-based | ❌ | ❌ |
| Export CSV/JSON | ✅ | ❌ | ✅ | ✅ JSON |
| Live File Watcher | ✅ | ✅ Poll 1s | ❌ | ❌ |
| Advanced Analytics (Forecast, Budget) | ✅ 4 views | ❌ | ⚠️ Burn rate | ❌ |
| Single Binary (no runtime) | ✅ 5.8MB | ✅ Rust | ✅ Rust | ❌ npm |
| MCP Server Mode | ⏳ Soon | ✅ 6 tools | ❌ | ❌ |
| Billing Blocks (5h) | ✅ | ❌ | ✅ | ❌ |
| Conversation Viewer | ✅ | ❌ | ✅ | ❌ |
| Activity Security Audit | ✅ | ❌ | ❌ | ❌ |
| Multi-provider | ❌ | ✅ 3 providers | ❌ | ❌ |
Unique to ccboard:
- Only multi-concern dashboard (config + hooks + agents + MCP + analytics + security audit)
- Config 3-level merge viewer (global/project/local)
- Hooks syntax highlighting + test mode
- Agents/Commands/Skills browser with invocation stats
- MCP server status detection (vs agtrace = MCP server mode)
- SQLite metadata cache (89x faster startup)
- Advanced Analytics: 30-day forecasting, budget alerts, session duration stats, usage patterns
- Activity Security Audit: credential access detection, destructive command alerts, cross-session violations feed with remediation hints
- FTS5 Search: full-text search across all sessions with ranked snippets
- Dual TUI + Web single binary
References:
- agtrace (23⭐): Observability-focused, MCP self-reflection (6 tools), multi-provider
- claudelytics (62⭐, STALE 6m): Feature-rich TUI (8 tabs, billing blocks, conversation viewer)
- ccusage (10K⭐): CLI cost tracker (reference for pricing, no dashboard)
Complementary tools:
- xlaude (171 ⭐): Git worktree manager for Claude sessions
- Complementarity: xlaude focuses on workspace isolation (PTY sessions, branch management), ccboard on analytics/monitoring
- Performance comparison: ccboard lazy loading 15x faster (4.8s vs 72s for 3000 sessions)
- Use cases: Use xlaude for session isolation, ccboard for historical analysis and cost tracking
- Learnings applied: Environment variables (QW1), message filtering (QW2), performance validation (QW3)
Configuration
API Usage Estimation
ccboard displays estimated API costs in the Dashboard with plan-based budget tracking. Configure your subscription plan to see accurate percentages and budget limits.
Add to ~/.claude/settings.json (global) or .claude/settings.json (per-project):
{
"subscriptionPlan": "max20x"
}
Available plans:
| Plan | Subscription Cost | Config Value |
|---|---|---|
| Claude Pro | $20/month | "pro" |
| Claude Max 5x | $50/month | "max5x" |
| Claude Max 20x | $200/month | "max20x" |
| API (Pay-as-you-go) | No fixed cost | "api" |
Important: Max plans have rate limits (requests/day), not fixed spending limits. The costs shown are subscription prices used as reference points for budget estimation.
Dashboard display:
┌─ 💰 API Usage (Est.) - Claude Max 20x ─┐
│ Today: $ 2.45 / $200.00 ( 1.2%)│
│ This week: $ 8.12 / $200.00 ( 4.1%)│
│ This month: $78.40 / $200.00 ( 39.2%)│
└──────────────────────────────────────────┘
Color coding:
- 🟢 Green: < 60% of monthly budget
- 🟡 Yellow: 60-80% of monthly budget
- 🔴 Red: > 80% of monthly budget
Note: This is a local estimation calculated from your billing blocks, not real-time API data. For actual limits, use :usage in Claude Code or the Anthropic dashboard.
Budget Alerts & Tracking
Configure custom monthly budgets with automatic alerts in the Analytics tab (Tab 9 → Overview). Get visual warnings when approaching your spending limit.
Add to ~/.claude/settings.json (global) or .claude/settings.json (per-project):
{
"budget": {
"monthlyBudgetUsd": 50.0,
"alertThresholdPct": 80.0
}
}
Configuration:
| Field | Type | Description | Default |
|---|---|---|---|
monthlyBudgetUsd |
number | Your monthly spending limit in USD | Required |
alertThresholdPct |
number | Alert threshold percentage (0-100) | 80.0 |
Analytics Overview display:
┌─ Budget Status ─────────────────────────────┐
│ Monthly Est: $42.50 │
│ Budget: $50.00 ━━━━━━━━━━━━━━━━ 85% │
│ Remaining: $7.50 (15%) │
│ │
│ ⚠️ WARNING: Approaching budget limit (85%) │
│ 💡 TIP: Projected overage: $5.20 if trend… │
└──────────────────────────────────────────────┘
Visual indicators:
- 🟢 Green bar: < 60% of budget (safe zone)
- 🟡 Yellow bar: 60-80% of budget (caution)
- 🔴 Red bar + ⚠️: ≥ 80% of budget (warning)
Alert types:
- Budget Warning: Current cost approaching threshold
- Projected Overage: Forecast predicts budget exceeded if trend continues
- Usage Spike: Daily tokens > 2x average (anomaly detection)
4-level priority (higher overrides lower):
~/.claude/settings.json(global)~/.claude/settings.local.json(global, not committed to git).claude/settings.json(project, committed).claude/settings.local.json(project, developer-specific)
Example workflows:
- Solo developer: Set global budget in
~/.claude/settings.json - Team project: Set team budget in
.claude/settings.json(committed), override personally in.claude/settings.local.json - Multiple projects: Different budgets per project in each
.claude/settings.json
Usage
TUI Mode (Default)
ccboard # Launch TUI dashboard
ccboard stats # Print stats and exit
ccboard search "query" # Search sessions
ccboard recent 10 # Show 10 most recent sessions
Web Mode
ccboard has 2 web workflows depending on your use case:
Option 1: Production (Single Command) ⭐ Recommended
For: Running the full stack (API + Frontend) in production or for general use.
ccboard web
Output:
⠋ Loading sessions and statistics...
✓ Ready in 2.34s (1,247 sessions loaded)
🌐 Backend API + Frontend: http://127.0.0.1:3333
API endpoints: http://127.0.0.1:3333/api/*
Features:
- ✅ Single process, single port
- ✅ WASM frontend embedded in the binary (no separate build step)
- ✅ Real-time data updates via Server-Sent Events (SSE)
- ❌ No hot reload (requires
trunk build+ F5 after code changes when developing)
When to use: Daily use, demos, production, or when you just want the web interface running.
Option 2: Development (Hot Reload) 🔧
For: Developing the frontend with automatic recompilation and browser refresh.
# Terminal 1: Start backend API
ccboard web --port 8080
# Terminal 2: Start frontend dev server (run in ccboard repo root)
trunk serve --port 3333
Output Terminal 1:
🌐 Backend API only: http://127.0.0.1:8080/api/*
💡 Run 'trunk build' to compile frontend
Output Terminal 2:
📦 Starting build...
✅ Success! App is being served at: http://127.0.0.1:3333
Features:
- ✅ Real-time data updates via SSE
- ✅ Hot reload: Frontend code changes auto-recompile and refresh browser
- ✅ Separate logs for backend and frontend
- ❌ Two terminals required
When to use: When developing the Leptos frontend (editing crates/ccboard-web/src/**/*.rs).
Note: trunk serve automatically proxies /api/* requests to http://localhost:8080 via Trunk.toml config.
Dual Mode (TUI + Web)
Run both TUI and web server simultaneously:
ccboard both --port 3333
- Web server runs in background
- TUI runs in foreground
- Shared DataStore (same data, live updates)
- Press
qin TUI to exit both
Web Pages
Available Pages (100% TUI parity) ✅:
/- Dashboard with KPIs and forecast/sessions- Sessions browser with live CPU/RAM monitoring 🔥/analytics- Analytics with budget tracking/config- 4-column configuration viewer/hooks- Hooks with syntax highlighting/mcp- MCP servers with status/agents- Agents/Commands/Skills browser/costs- 4 tabs (Overview, By Model, Daily, Billing Blocks)/history- History search and filters/activity- Security audit & violations feed/search- Full-text session search
Session Summaries
Generate and cache an AI summary of any session using claude --print:
# Generate summary (cached to ~/.ccboard/summaries/<id>.md)
ccboard summarize <session-id>
# Regenerate even if cached
ccboard summarize <session-id> --force
# Use a specific model
ccboard summarize <session-id> --model claude-haiku-4-5
Once cached, the summary appears automatically in the Sessions detail pane under AI Summary. Summaries are plain-text, under 200 words, and cover what was accomplished and key decisions.
Discover — Config Optimization
Analyze your session history to surface recurring patterns and suggest what to extract as CLAUDE.md rules, skills, or commands.
# Analyze all projects, last 90 days (default)
ccboard discover --all
# Last 30 days, lower threshold, top 10
ccboard discover --all --since 30d --min-count 2 --top 10
# Current project only
ccboard discover --top 20
# JSON output (pipe to jq)
ccboard discover --all --json | jq '.[0]'
# Semantic analysis via Claude (requires claude in PATH)
ccboard discover --all --llm
Output example:
ccboard discover — 1121 sessions · 42 project(s) · since 90d
📋 CLAUDE.MD RULE
────────────────────────────────────────────────────────────
write tests before implementation [cross-project]
234 sessions (28%) · 891 occurrences · score 0.416
→ 3a72f1c4-...
🧩 SKILL
────────────────────────────────────────────────────────────
security review authentication flow
71 sessions (8%) · 203 occurrences · score 0.084
⚡ COMMAND
────────────────────────────────────────────────────────────
generate prisma migration rollback
18 sessions (2%) · 44 occurrences · score 0.021
Categories assigned automatically: >20% of sessions → CLAUDE.md rule, ≥5% → skill, else → command. Cross-project patterns get a 1.5× score bonus.
Stats Only
# Print stats summary and exit
ccboard stats
Output example:
ccboard - Claude Code Statistics
================================
Total Tokens: 12.5M
Input: 8.2M
Output: 3.1M
Cache Read: 890K
Cache Write: 310K
Sessions: 2,340
Messages: 18,450
Cache Hit Ratio: 28.7%
Models:
claude-sonnet-4.5: 9.8M tokens (in: 6.5M, out: 2.3M)
claude-opus-4: 1.2M tokens (in: 800K, out: 400K)
Export
Export data to CSV, JSON, or Markdown for external analysis, BI tools, or sharing.
Sessions list
ccboard export sessions --output sessions.csv # CSV (default)
ccboard export sessions --output sessions.json --format json # JSON
ccboard export sessions --output sessions.md --format md # Markdown table
ccboard export sessions --output recent.csv --since 7d # Last 7 days only
ccboard export sessions --output recent.csv --since 30d # Last 30 days
Usage statistics
ccboard export stats --output stats.csv # Per-model breakdown CSV
ccboard export stats --output stats.json --format json # Full StatsCache JSON
ccboard export stats --output report.md --format md # Human-readable report
The Markdown report includes: totals (tokens/sessions/messages/cache ratio), per-model table, and last 30 days of daily activity.
Billing blocks
ccboard export billing --output billing.csv # CSV (default)
ccboard export billing --output billing.json --format json # JSON with full token breakdown
ccboard export billing --output billing.md --format md # Markdown table
Single conversation
ccboard export conversation <session-id> --output conv.md # Markdown (default)
ccboard export conversation <session-id> --output conv.json --format json
ccboard export conversation <session-id> --output conv.html --format html
Keybindings & Shortcuts
Keybindings
Global Navigation
| Key | Action |
|---|---|
q |
Quit application |
Tab / Shift+Tab |
Navigate tabs forward/backward |
1-9 |
Jump to specific tab |
: |
Open command palette |
r |
Refresh data |
Esc |
Close popup / Go back |
List Navigation
| Key | Action |
|---|---|
j / ↓ |
Move down |
k / ↑ |
Move up |
h / ← |
Move left / Collapse |
l / → |
Move right / Expand |
PgUp / PgDn |
Page up/down (10 items) |
Enter |
Show detail / Select |
File Operations
| Key | Action |
|---|---|
e |
Edit file in $EDITOR |
o |
Reveal file in file manager |
Tab-Specific
Sessions
/- Search sessionsEnter- Show session detailb- Toggle bookmark on selected sessionB- Toggle "bookmarked only" filters- Cycle sort mode (date/tokens/duration/messages)
Config
m- Show MCP detail modale- Edit config file (based on column focus)
History
/- Full-text search across sessions
Costs
Tab/←/→- Switch cost views (Overview/By Model/Daily)
Activity (Tab/Shift+Tab to reach)
r- Batch-scan all sessions (4 concurrent)Enter- Analyze selected session individuallyTab- Toggle Sessions ↔ Violations viewj/k- Navigate sessions or violations list
Search (Tab/Shift+Tab to reach)
- Type to search — FTS5 full-text search across all sessions
- Results ranked by relevance with highlighted snippets
Environment Variables
ccboard supports environment variables for automation and CI/CD workflows:
| Variable | Description | Example |
|---|---|---|
CCBOARD_CLAUDE_HOME |
Override Claude home directory | CCBOARD_CLAUDE_HOME=/custom/path ccboard stats |
CCBOARD_NON_INTERACTIVE |
Disable interactive prompts (CI/CD mode) | CCBOARD_NON_INTERACTIVE=1 ccboard stats |
CCBOARD_FORMAT |
Force output format: json or table |
CCBOARD_FORMAT=json ccboard recent 10 |
CCBOARD_NO_COLOR |
Disable ANSI colors (log-friendly) | CCBOARD_NO_COLOR=1 ccboard search "bug" |
Use cases:
# CI/CD: JSON output without colors
CCBOARD_NON_INTERACTIVE=1 CCBOARD_NO_COLOR=1 CCBOARD_FORMAT=json ccboard stats
# Testing: Isolated configuration
CCBOARD_CLAUDE_HOME=/tmp/test-claude ccboard stats
# Automation: Pipe JSON to other tools
CCBOARD_FORMAT=json ccboard sessions search "error" | jq '.[] | .id'
# Log-friendly: No colors for file redirects
CCBOARD_NO_COLOR=1 ccboard recent 50 > sessions.log
Command Palette
Press : to open the command palette with fuzzy matching:
:dashboard → Jump to Dashboard tab
:sessions → Jump to Sessions tab
:config → Jump to Config tab
:mcp → Jump to MCP tab
:quit → Exit application
File Editing
ccboard integrates with your configured editor:
- Navigate to any file (agent, session, hook, config)
- Press
eto edit - Editor opens in terminal (terminal state preserved)
- Changes detected automatically via file watcher
Editor priority: $VISUAL > $EDITOR > fallback (nano/notepad.exe)
Troubleshooting
"Stats not loading" or "No sessions found"
Run Claude Code at least once to generate ~/.claude directory:
claude # Or use Claude Code via IDE
Then relaunch ccboard.
"WASM compilation failed" (Web mode)
Ensure trunk is installed:
cargo install trunk
trunk --version # Should be 0.18+
Then rebuild:
cd ccboard-web
trunk build --release
"Connection refused" (Web mode)
Check if backend port is in use:
lsof -i :8080 # macOS/Linux
netstat -ano | findstr :8080 # Windows
Change port if needed:
ccboard web --port 3333
Linux: "File manager not opening"
Install xdg-utils:
sudo apt install xdg-utils # Debian/Ubuntu
sudo dnf install xdg-utils # Fedora
Windows: Terminal rendering issues
Use Windows Terminal (not cmd.exe) for proper Unicode support:
- Download: Windows Terminal
- Braille spinners
⠋⠙⠹render correctly in Windows Terminal
Development
Stack
ccboard/ # Binary CLI entry point
├── ccboard-core/ # Data layer (parsers, models, store, watcher)
├── ccboard-tui/ # Ratatui frontend (12 tabs)
└── ccboard-web/ # Axum API backend + Leptos WASM frontend
Dependency flow: ccboard → ccboard-tui + ccboard-web → ccboard-core
Core principles: Single binary with dual frontends sharing a thread-safe DataStore. Graceful degradation (partial data if files corrupted/missing). SQLite metadata cache (89x speedup) with lazy content loading. Arc for sessions (50x memory reduction), parking_lot::RwLock for stats/settings.
For detailed architecture documentation, see ARCHITECTURE.md.
Prerequisites
- Rust 1.85+ (
rustup install stable) - Claude Code with
~/.claudedirectory
Build & Run
# Clone repository
git clone https://github.com/FlorianBruniaux/ccboard.git
cd ccboard
# Build all crates
cargo build --all
# Run TUI (default)
cargo run
# Run web interface
cargo run -- web --port 3333
# Run with debug logging
RUST_LOG=ccboard=debug cargo run
Testing
# Run all tests (383 tests)
cargo test --all
# Run tests for specific crate
cargo test -p ccboard-core
# Run with logging
RUST_LOG=debug cargo test
Quality Checks
# Format code (REQUIRED before commit)
cargo fmt --all
# Clippy (MUST pass with zero warnings)
cargo clippy --all-targets
# Pre-commit checklist
cargo fmt --all && cargo clippy --all-targets && cargo test --all
Watch Mode
# Auto-rebuild TUI on changes
cargo watch -x 'run'
# Auto-rebuild web
cargo watch -x 'run -- web'
Error Handling Standards
ccboard follows strict Rust error handling practices:
- anyhow::Result in binaries (
ccboard,ccboard-tui,ccboard-web) - thiserror for custom errors in
ccboard-core - Always use
.context("description")with?operator - No unwrap() in production code (tests only)
- Graceful degradation: Return
Option<T>+ populateLoadReport
Contributing
Contributions welcome! See CONTRIBUTING.md for guidelines.
Development workflow:
- Fork the repository
- Create a feature branch (
git checkout -b feat/amazing-feature) - Make changes with tests
- Run quality checks (
cargo fmt && cargo clippy && cargo test) - Commit with descriptive message
- Push and open a Pull Request
Roadmap & Documentation
Current Status: 🎉 PRODUCTION-READY
Completed ✅
- ✅ Infrastructure: Stats parser, Settings merge, Session metadata, DataStore, SQLite cache (89x speedup)
- ✅ TUI Dashboard: 12 interactive tabs with full keybinding navigation
- ✅ Web Frontend: Full Leptos/WASM UI with 100% TUI parity (12 pages)
- ✅ Live Monitoring: CPU/RAM/Tokens tracking for active Claude processes via hook injection
- ✅ Cost Analytics: 6 views (Overview, By Model, Daily, Usage Periods, Top Sessions, Per Project) + 4-level budget alerts
- ✅ Advanced Analytics: 30-day forecasting, hourly heatmap, anomaly detection, usage patterns, actionable insights
- ✅ Conversation Viewer: Full JSONL replay with regex search (
/+n/N), syntax highlighting, HTML export - ✅ Dynamic Pricing: LiteLLM integration with automatic price updates and local caching
- ✅ Export Features: CSV/JSON/Markdown export for sessions, stats, billing, conversations
- ✅ Activity Security Audit: Per-session tool audit, credential detection, destructive command alerts, remediation hints
- ✅ Search Tab: FTS5 full-text search across all sessions, search-as-you-type, ranked snippets
- ✅ Discover: N-gram analysis across session history to suggest CLAUDE.md rules, skills, and commands
- ✅ Tool Cost Analytics: Per-tool token tracking, tool chain analysis, cost suggestions engine
- ✅ Plugin Analytics: Skill/MCP/agent usage, dead code detection
Total: 419 tests passing, 0 clippy warnings
For detailed version history, see CHANGELOG.md.
Documentation
| Document | Description |
|---|---|
| User Guide | Complete feature reference: all tabs, keybindings, CLI, tips |
| ARCHITECTURE.md | Technical architecture, data flow, concurrency model |
| CHANGELOG.md | Version history with detailed change descriptions |
| SECURITY.md | Security policy, vulnerability reporting, best practices |
| CROSS_PLATFORM.md | Platform-specific considerations and validation |
| CONTRIBUTING.md | Development guidelines and contribution workflow |
| API Documentation | REST API and SSE endpoints for Web UI |
| Architecture Decision Records | Key architectural decisions and their rationale |
| Architecture Decision Records | Key architectural decisions and their rationale |
License
Licensed under either of:
- Apache License, Version 2.0 (LICENSE-APACHE or http://www.apache.org/licenses/LICENSE-2.0)
- MIT License (LICENSE-MIT or http://opensource.org/licenses/MIT)
at your option.
Contribution
Unless you explicitly state otherwise, any contribution intentionally submitted for inclusion in the work by you, as defined in the Apache-2.0 license, shall be dual licensed as above, without any additional terms or conditions.
Acknowledgments
This project was developed following Test-Driven Development (TDD) principles with guidance from Agent Academy.
Co-Authored-By: Claude Sonnet 4.5 [email protected]
Author
Florian Bruniaux - Independent Developer
🌐 florian.bruniaux.com | 💼 LinkedIn | 🐙 GitHub
Links
Project
- Repository: https://github.com/FlorianBruniaux/ccboard
- Issues: https://github.com/FlorianBruniaux/ccboard/issues
- Releases: https://github.com/FlorianBruniaux/ccboard/releases
- Crates.io: https://crates.io/crates/ccboard
- Documentation: User Guide | CHANGELOG.md
Related Projects
- RTK (Rust Token Killer) - CLI proxy for 60-90% token reduction on dev operations
- Claude Code Ultimate Guide - Comprehensive guide to Claude Code CLI
- ccbridge - Claude Code bridge for team collaboration
- Cowork Guide - Technical coworking patterns and practices
Made with ❤️ for the Claude Code community
Reviews (0)
Sign in to leave a review.
Leave a reviewNo results found