lazyagent
Health Pass
- License — License: MIT
- Description — Repository has a description
- Active repo — Last push 0 days ago
- Community trust — 119 GitHub stars
Code Pass
- Code scan — Scanned 12 files during light audit, no dangerous patterns found
Permissions Pass
- Permissions — No dangerous permissions requested
No AI report is available for this listing yet.
Monitor all your coding agents from one terminal - Claude Code, Cursor, OpenCode, pi and more
lazyagent
A terminal UI, macOS menu bar app, and HTTP API for monitoring all your coding agents — Claude Code, Cursor, Codex, pi, and OpenCode — from a single place. No lock-in, no server, purely observational.
Inspired by lazygit, lazyworktree, and pixel-agents.
Why lazyagent?
Unlike other tools, lazyagent doesn't replace your workflow — it watches it. Launch agents wherever you want (terminal, IDE, desktop app), lazyagent just observes. No lock-in, no server, no account required.
⭐ If lazyagent is useful to you, consider starring the repo — it helps others discover it!
Want to support lazyagent's development? If this project saves you time or you just love it, consider becoming a sponsor. It keeps the project alive and growing — every bit counts!
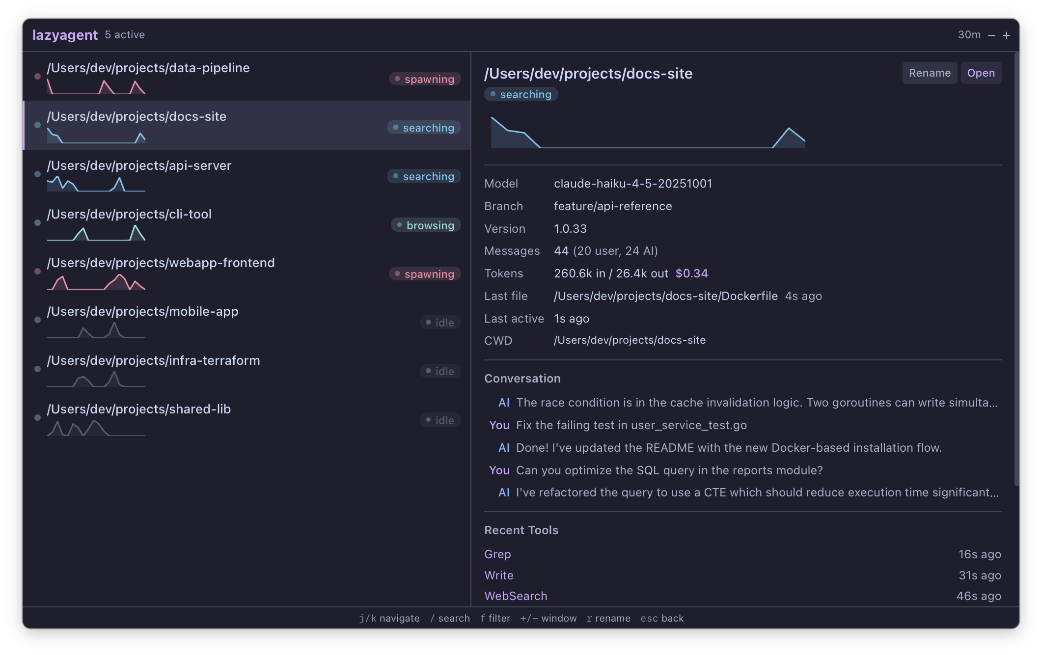
Terminal UI

macOS Menu Bar App

HTTP API

How it works
lazyagent watches session data from coding agents to determine what each session is doing. No modifications to any agent are needed — it's purely observational.
Supported agents:
- Claude Code CLI — reads JSONL from
~/.claude/projects/*/ - Claude Code Desktop — same JSONL files, enriched with session metadata (title, permissions) from
~/Library/Application Support/Claude/claude-code-sessions/ - Cursor — reads SQLite from
~/Library/Application Support/Cursor/User/globalStorage/state.vscdb - Codex CLI — reads JSONL from
~/.codex/sessions/YYYY/MM/DD/*.jsonl - pi coding agent — reads JSONL from
~/.pi/agent/sessions/*/ - OpenCode — reads SQLite from
~/.local/share/opencode/opencode.db
Use --agent claude, --agent pi, --agent opencode, --agent cursor, --agent codex, or --agent all (default) to control which agents are monitored. Agents can also be enabled/disabled in the config file. Pi sessions are marked with a π prefix, Cursor with C, Codex with X, OpenCode with O, and Desktop sessions with a D prefix in the session list.
From the JSONL stream it detects activity states with color-coded labels:
- idle — Session file exists but no recent activity
- waiting — Claude responded, waiting for your input (with 10s grace period to avoid false positives)
- thinking — Claude is generating a response
- compacting — Context compaction in progress
- reading / writing / running / searching / browsing / spawning — Tool-specific activities
It also surfaces:
| Info | Source |
|---|---|
| Working directory | JSONL |
| Git branch | JSONL |
| Claude version | JSONL |
| Model used | JSONL |
| Is git worktree | git rev-parse |
| Main repo path (if worktree) | git worktree |
| Message count (user/assistant) | JSONL |
| Token usage & estimated cost | JSONL |
| Activity sparkline (last N minutes) | JSONL |
| Last file written | JSONL |
| Recent conversation (last 5 messages) | JSONL |
| Last 20 tools used | JSONL |
| Last activity timestamp | JSONL |
| Session source (CLI / Desktop) | Desktop metadata |
| Desktop session title | Desktop metadata |
| Permission mode (Desktop) | Desktop metadata |
| Custom session name | ~/.config/lazyagent/session-names.json |
Three interfaces, one binary
lazyagent ships as a single binary with three interfaces:
| TUI | macOS Detachable Menu Bar | HTTP API | |
|---|---|---|---|
| Interface | Terminal (bubbletea) | Native menu bar panel (Wails v3 + Svelte 5) | REST + SSE |
| Launch | lazyagent |
lazyagent --gui |
lazyagent --api |
| Dock icon | N/A | Hidden (accessory) | N/A |
| Sparkline | Unicode braille characters | SVG area chart | JSON data |
| Theme | Terminal colors | Catppuccin Mocha (Tailwind 4) | N/A |
All three share internal/core/ — session discovery, file watcher, activity state machine, cost estimation, and config. You can combine them freely: lazyagent --tui --gui --api.
Install
Homebrew
brew tap illegalstudio/tap
brew install lazyagent
Go (TUI only)
go install github.com/illegalstudio/lazyagent@latest
Build from source
git clone https://github.com/illegalstudio/lazyagent
cd lazyagent
# TUI only (no Wails/Node.js needed)
make tui
# Full build with menu bar app (requires Node.js for frontend)
make install # npm install (first time only)
make build
Usage
lazyagent Launch the terminal UI (monitors all agents)
lazyagent --agent claude Monitor only Claude Code sessions
lazyagent --agent pi Monitor only pi coding agent sessions
lazyagent --agent opencode Monitor only OpenCode sessions
lazyagent --agent cursor Monitor only Cursor sessions
lazyagent --agent codex Monitor only Codex CLI sessions
lazyagent --agent all Monitor all agents (default)
lazyagent --api Start the HTTP API (http://127.0.0.1:7421)
lazyagent --api --host :8080 Start the HTTP API on a custom address
lazyagent --tui --api Launch TUI + API server
lazyagent --gui Launch as macOS menu bar app (detaches)
lazyagent --gui --api Launch GUI + API server (foreground)
lazyagent --tui --gui --api Launch everything
lazyagent --help Show help
TUI
Keybindings
| Key | Action |
|---|---|
↑ / k |
Move up / scroll up (detail) |
↓ / j |
Move down / scroll down (detail) |
tab |
Switch focus between panels |
+ / - |
Adjust time window (±10 minutes) |
f |
Cycle activity filter |
/ |
Search sessions by project path |
o |
Open session CWD in editor (see below) |
r |
Rename session (empty name resets) |
q / ctrl+c |
Quit |
macOS Detachable Menu Bar App
lazyagent --gui
The GUI process detaches automatically — your terminal returns immediately. The app lives in your menu bar with no Dock icon. Click the tray icon to toggle the panel.
The panel is detachable: press d or click the detach button to pop it out into a standalone resizable window. Once detached, you can pin it always-on-top. Press d again or close the window to snap it back to the menu bar.
Keybindings
| Key | Action |
|---|---|
↑ / k |
Move up |
↓ / j |
Move down |
+ / - |
Adjust time window (±10 minutes) |
f |
Cycle activity filter |
/ |
Search sessions |
r |
Rename session (empty name resets) |
d |
Detach/attach window |
esc |
Close detail / dismiss search |
Right-click menu
- Show Panel — open the session panel
- Refresh Now — force reload all sessions
- Quit — exit the app
HTTP API
lazyagent --api
Starts a read-only HTTP API server on http://127.0.0.1:7421 (default port, with automatic fallback if busy).
| Endpoint | Description |
|---|---|
GET /api |
Interactive playground (open in browser) |
GET /api/sessions |
List visible sessions (?search=, ?filter=) |
GET /api/sessions/{id} |
Full session detail |
PUT /api/sessions/{id}/name |
Rename session ({"name": "..."}, empty resets) |
DELETE /api/sessions/{id}/name |
Remove custom name |
GET /api/stats |
Summary stats (total, active, window) |
GET /api/config |
Current configuration |
GET /api/events |
SSE stream for real-time updates |
To expose on the network (e.g. for a mobile app):
lazyagent --api --host 0.0.0.0:7421
Full API documentation: docs/API.md
Editor support
Pressing o (TUI) or the Open button (app) opens the selected session's working directory in your editor.
Cursor sessions automatically open in Cursor IDE (if the cursor CLI is installed). If not installed, the standard editor flow below is used.
| Configuration | Behavior |
|---|---|
Both $VISUAL and $EDITOR set |
A picker popup asks which one to use (TUI only) |
Only $VISUAL set |
Opens directly as GUI editor |
Only $EDITOR set |
Opens directly as TUI editor (suspends the TUI) |
| Neither set | Shows a hint to configure them |
# Example: add to ~/.zshrc or ~/.bashrc
export VISUAL="code" # GUI editor (VS Code, Cursor, Zed, …)
export EDITOR="nvim" # TUI editor (vim, nvim, nano, …)
Configuration
lazyagent reads ~/.config/lazyagent/config.json (created automatically with defaults on first run):
{
"window_minutes": 30,
"default_filter": "",
"editor": "",
"launch_at_login": false,
"notifications": false,
"notify_after_sec": 30,
"agents": {
"claude": true,
"codex": true,
"cursor": true,
"opencode": true,
"pi": true
},
"claude_dirs": []
}
| Field | Default | Description |
|---|---|---|
window_minutes |
30 |
Time window for session visibility (minutes) |
default_filter |
"" |
Default activity filter (empty = show all) |
editor |
"" |
Override for $VISUAL/$EDITOR |
launch_at_login |
false |
Auto-start the menu bar app at login |
notifications |
false |
macOS notifications when a session needs input |
notify_after_sec |
30 |
Seconds before triggering a "waiting" notification |
agents |
all true |
Enable/disable individual agent providers |
claude_dirs |
[] |
Extra Claude base directories to scan (each must contain a projects/ subfolder). When empty, auto-detects from CLAUDE_CONFIG_DIR env var with ~/.claude fallback |
Architecture
lazyagent/
├── main.go # Entry point: dispatches --tui / --tray / --api / --agent
├── internal/
│ ├── core/ # Shared: watcher, activity, session, config, helpers
│ │ └── provider.go # SessionProvider interface + Multi/Live/Pi/OpenCode/Cursor/Codex providers
│ ├── model/ # Shared types (Session, ToolCall, etc.)
│ ├── claude/ # Claude Code JSONL parsing, desktop metadata, session discovery
│ ├── codex/ # Codex CLI JSONL parsing and session discovery
│ ├── cursor/ # Cursor IDE session discovery from state.vscdb
│ ├── pi/ # pi coding agent JSONL parsing, session discovery
│ ├── opencode/ # OpenCode SQLite parsing, session discovery
│ ├── api/ # HTTP API server (REST + SSE)
│ ├── ui/ # TUI rendering (bubbletea + lipgloss)
│ ├── tray/ # macOS menu bar app (Wails v3, build-tagged)
│ └── assets/ # Embedded frontend dist (go:embed)
├── frontend/ # Svelte 5 + Tailwind 4 (menu bar app UI)
│ ├── src/
│ │ ├── App.svelte
│ │ ├── lib/ # SessionList, SessionDetail, Sparkline, ActivityBadge
│ │ └── bindings/ # Auto-generated Wails TypeScript bindings
│ └── app.css # Tailwind 4 @theme (Catppuccin Mocha)
├── docs/ # Documentation
│ └── API.md # Full HTTP API reference
└── Makefile
Development
# Install frontend deps (first time)
make install
# Full build (TUI + tray)
make build
# Build TUI only (no Wails/Node.js needed)
make tui
# Quick dev cycle (rebuild + run tray)
make dev
# Clean all artifacts
make clean
Requirements
- Go 1.25+
- Node.js 18+ (for frontend build)
- macOS (for the menu bar app — TUI works on any platform)
Roadmap
v0.1 — Core TUI
- Discover all Claude Code sessions from
~/.claude/projects/ - Parse JSONL to determine session status
- Detect worktrees
- Show tool history
- FSEvents-based file watcher with debouncing
- Fallback 30s polling
v0.2 — Richer session info
- Conversation preview in detail panel (last 5 messages, User/AI labels)
- Last file written with age
- Filter sessions by activity type
- Search sessions by project path
- Time window control (show last N minutes)
- Color-coded activity states with grace periods
- Memory-efficient single-pass JSONL parsing
- Activity sparkline graph in session list
- Token usage and cost estimation in detail panel
- Animated braille spinner for active sessions
-
okey to open session CWD in editor - Rename sessions with persistent custom names (
rkey) - Display file diff for last written file
v0.3 — macOS menu bar app
- Core library extraction (
internal/core/) - Shared config system (
~/.config/lazyagent/config.json) - Wails v3 + Svelte 5 + Tailwind 4 frontend
- System tray with attached panel (frameless, translucent, floating)
- Real-time session updates via FSEvents + event push
- SVG sparkline, activity badges, conversation preview
- Keyboard shortcuts (j/k, /, f, +/-, r, esc)
- Open in editor from detail panel
- Dynamic tray icon (active session count)
- macOS notifications when session needs input
- Launch at Login
- Code signing & notarization
- DMG distribution
- Homebrew cask
v0.4 — HTTP API
- REST API server (
--apiflag) - Session list, detail, stats, config endpoints
- Server-Sent Events (SSE) for real-time push updates
- Interactive API playground (
/apiin browser) - Default port with automatic fallback (7421–7431)
- Custom bind address (
--host) - Combinable with TUI and tray (
--tui --tray --api) - Session rename endpoints (
PUT/DELETE /api/sessions/{id}/name)
v0.5 — Multi-agent support
- pi coding agent session discovery (
~/.pi/agent/sessions/) - Pi JSONL parser (tree-structured format → shared Session struct)
-
--agentflag (claude,pi,all) - MultiProvider merging sessions from multiple agents
- Agent type indicator (π prefix in list, Agent row in detail)
- Pi tool name normalization (snake_case → PascalCase)
- Multi-directory file watcher
- Cost estimation for Gemini and GPT model families
- Claude Code Desktop support (title, permissions, source badge)
- Shared session types extracted to
internal/model
v0.6 — OpenCode support
- OpenCode session discovery from SQLite (
~/.local/share/opencode/opencode.db) -
--agent opencodeflag - Polling-based refresh (5s interval, no file watcher needed)
- Tool name normalization and activity mapping
- Subagent detection via
parent_id
v0.7 — Cursor support
- Cursor session discovery from
state.vscdb(composerData + bubbleId entries) -
--agent cursorflag - WAL-based cache invalidation for real-time updates
- CWD inference from file URIs when workspace URI is unavailable
- Cursor tool name normalization (Read_file_v2, Glob_file_search, etc.)
- Open in Cursor IDE (with fallback if CLI not installed)
- Per-agent enable/disable in config (
agentsmap)
Future ideas
- Outbound webhooks on status changes
- Multi-machine support via shared config / remote API
- TUI actions: kill session, attach terminal
- Session history browser (browse past conversations)
Reviews (0)
Sign in to leave a review.
Leave a reviewNo results found