stock-screener
Health Warn
- No license — Repository has no license file
- Description — Repository has a description
- Active repo — Last push 0 days ago
- Community trust — 15 GitHub stars
Code Pass
- Code scan — Scanned 12 files during light audit, no dangerous patterns found
Permissions Pass
- Permissions — No dangerous permissions requested
No AI report is available for this listing yet.
Stock scanner with multiple fundamental and technical criteria. Features 80+ filters, AI chatbot (Groq/DeepSeek/Gemini), theme discovery, and StockBee-style breadth indicators.
StockScreenClaude
A professional stock screening platform with 6 screening methodologies, AI-powered research, theme discovery from social and news feeds, and real-time market breadth analysis. Runs as a Docker stack, native macOS app, or Windows desktop application.

Highlights
Multi-Strategy Screening
Run Minervini, CANSLIM, IPO, Volume Breakthrough, Setup Engine, and Custom scans simultaneously with composite scoring across 80+ configurable filters. Save filter presets and export results to CSV.

Results table with composite scores, RS sparklines, and multi-screener ratings
AI Research Chatbot
6 LLM providers (Groq, DeepSeek, Together AI, OpenRouter, Gemini, Z.AI) with web search research mode, persistent conversation history, and tool-augmented investigation.

AI chatbot with conversation sidebar and research tools
Theme Discovery Pipeline
AI-powered market theme identification from RSS, Twitter/X, and news feeds. Tracks trending vs. emerging themes, monitors constituent stocks, and alerts on momentum shifts.

Theme discovery with rankings and emerging themes panel
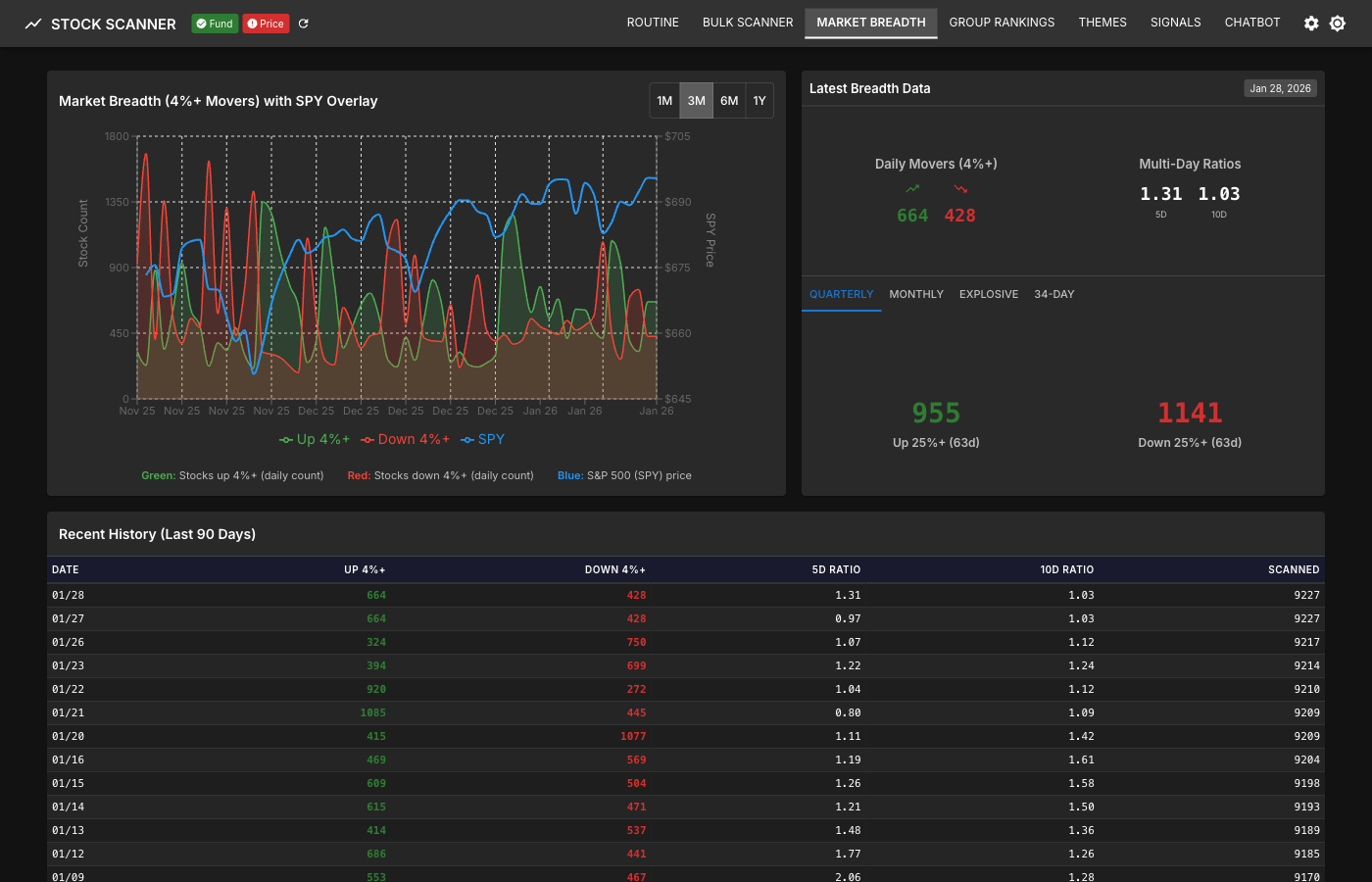
Market Breadth Dashboard
StockBee-style advance/decline analysis with SPY overlay, daily movers (stocks up/down 4%+), and multi-period trend visualization across quarterly, monthly, and 34-day windows.

Breadth chart with SPY price overlay and daily movers
IBD Industry Group Rankings
197 industry groups ranked by relative strength with top movers identification (1W/1M/3M/6M), historical rank charts, and constituent stock analysis.

Industry group rankings with movers panel
Watchlists with Sparklines
Visual performance tracking with RS and price sparklines (30-day trends), price change bars across 7 time periods, drag-and-drop organization with folders, and full-screen chart navigation.

Watchlist with sparklines and price change visualization
Get Started
Docker (Recommended for Servers)
cp .env.docker.example .env
# Edit .env: add at least one LLM API key (e.g., GROQ_API_KEY)
docker-compose up
# Open http://localhost
Full guide with homelab, VPS, and GHCR deployment options: Docker Deployment
macOS Desktop
Download StockScanner.dmg from GitHub Releases, drag to Applications, and launch.
Full guide: macOS Installation
Windows Desktop
Download StockScanner-Setup.exe from GitHub Releases and run the installer.
Full guide: Windows Installation
From Source (Contributors)
See the Development Guide for full backend + frontend + Celery setup.
Configuration
The AI chatbot requires at least one LLM provider API key. Scanning and all other features work without any keys.
| Provider | Env Var | Free Tier | Notes |
|---|---|---|---|
| Groq | GROQ_API_KEY |
Yes | Fast inference, recommended to start |
| Gemini | GEMINI_API_KEY |
Yes | Also used for theme extraction |
| DeepSeek | DEEPSEEK_API_KEY |
No | Cost-effective fallback |
| Together AI | TOGETHER_API_KEY |
No | Wide model selection |
| OpenRouter | OPENROUTER_API_KEY |
No | 100+ models |
| Z.AI | ZAI_API_KEY |
No | GLM models |
Optional web search keys (TAVILY_API_KEY, SERPER_API_KEY) enable the chatbot's research mode.
Full reference: Environment Variables
Application Pages
| Route | Page | Description |
|---|---|---|
/ |
Routine | Market dashboard with Key Markets, Themes, Watchlists, Stockbee tabs |
/scan |
Bulk Scanner | Multi-screener scanning with 80+ filters and CSV export |
/breadth |
Market Breadth | StockBee-style breadth indicators and trends |
/groups |
Group Rankings | IBD industry group rankings with movers |
/themes |
Themes | AI-powered theme discovery with trending/emerging detection |
/chatbot |
Chatbot | Multi-provider AI research assistant with web search |
/stock/:symbol |
Stock Detail | Individual stock analysis with charts and fundamentals |
Key Capabilities
- 6 screening methodologies with composite scoring (Minervini, CANSLIM, IPO, Volume Breakthrough, Setup Engine, Custom)
- 80+ configurable filters with saved presets across fundamental, technical, and rating categories
- AI chatbot with 6 LLM providers, web search research mode, and persistent conversations
- Theme discovery from RSS, Twitter/X, and news sources with AI clustering and lifecycle tracking
- Market breadth dashboard with StockBee-style indicators and historical trends
- 197 IBD industry groups ranked by relative strength with movers and constituent analysis
- Watchlists with RS/price sparklines, multi-period change bars, and drag-and-drop organization
- MCP integration for AI copilot workflows with 8 tools (details)
- TradingView-style charts with candlestick OHLC and technical overlays
- CSV export for scan results
- Dark and light mode UI
- Desktop apps for macOS (.dmg) and Windows (.exe) with bundled data
- Docker deployment with PostgreSQL, auto-HTTPS, and GHCR image releases
Documentation
| Guide | Audience |
|---|---|
| Docker Deployment | Server, homelab, VPS users |
| macOS Installation | macOS desktop users |
| Windows Installation | Windows desktop users |
| Development Guide | Contributors, developers |
| Architecture | Understanding the system design |
| Environment Variables | Configuration reference |
| MCP Integration | AI copilot workflows |
| Backend API & Architecture | Backend developers |
| Frontend Components | Frontend developers |
| Contributing | Getting started as a contributor |
Tech Stack
Backend: FastAPI, SQLAlchemy, Celery, Redis, PostgreSQL / SQLite
Frontend: React 18, Vite, Material-UI, TanStack Query / Table, Recharts
Data: yfinance, Finviz, Alpha Vantage, SEC EDGAR, xui-reader (Twitter/X)
Disclaimer
This software is for educational and research purposes only. It is not financial advice. Always do your own research and consult with a licensed financial advisor before making investment decisions.
Reviews (0)
Sign in to leave a review.
Leave a reviewNo results found