multi-agent-todo

agent
SUMMARY

A persistent, daemon-based multi-agent system that leverages opencode to automatically discover, plan, implement, and review code changes across a codebase.

README.md

Multi-Agent TODO Resolver

A persistent, daemon-based multi-agent system that leverages opencode to automatically discover, plan, implement, and review code changes across a codebase. Multiple tasks run in parallel, each in its own git worktree, driven by a Planner → Coder → Reviewer pipeline with configurable models and retry logic.

Why This Project?

Tools like Cursor and opencode are powerful single-task coding assistants, but they operate in a single conversation at a time — you drive each interaction manually, and parallelism requires you to manage multiple terminal windows or editor tabs yourself. This project fills a different niche:

  • Batch autonomy — Submit multiple tasks (or let the system discover them from TODO comments) and walk away. The daemon plans, codes, and reviews them concurrently without human babysitting.
  • Built-in quality gate — Every code change is reviewed by one or more AI reviewers before it's considered done. Failed reviews automatically trigger retries with the reviewer's feedback, creating a self-correcting loop that a single-assistant workflow can't provide.
  • Persistent state — Tasks, agent runs, and review history are stored in SQLite. You can stop the daemon, reboot, and resume exactly where you left off. Cursor/opencode sessions are ephemeral.
  • Repository-scale isolation — Each task runs in its own git worktree and branch, so parallel tasks never conflict. Publishing is a one-click push.

In short: Cursor and opencode are excellent interactive copilots; this project is an autonomous task queue that orchestrates them at scale.

Key Features

  • Automatic TODO Discovery — Scans a repository for TODO/FIXME comments, then uses an AI analyzer to score each by feasibility and difficulty, producing a prioritized backlog.
  • Plan → Code → Review Loop — Each task goes through a planner (generates an implementation plan), a coder (writes code in an isolated worktree), and one or more reviewers (approve or request changes). Rejected code re-enters the loop automatically.
  • Multi-Model, Multi-Reviewer — Assign different models by task complexity (e.g. Opus for hard tasks, Haiku for simple ones). Multiple reviewer models vote; all must approve for a task to pass.
  • Parallel Execution — Tasks run concurrently in separate git worktree branches, up to a configurable limit.
  • Human-in-the-Loop — Completed or failed tasks can be revised with manual feedback, re-entering the code→review loop. A dedicated review-only mode lets you submit patches or PRs for AI review without any code generation.
  • Web Dashboard — Real-time dark-themed UI for task management, agent run inspection, TODO browsing, model configuration, and branch publishing.
  • Runtime Model Editing — Change planner/coder/reviewer models from the dashboard at any time; changes persist to config.yaml.
  • Resource Lifecycle — Worktrees and branches are automatically cleaned up when review-only tasks complete, tasks are cancelled, or via a manual "Clean" action.

Screenshots

Agent Runs — Code → Review Loop

Each task cycles through coder and reviewer agents. Reviewer verdicts (APPROVE / REQUEST_CHANGES) are displayed inline. The coder retries with the reviewer's feedback until all reviewers approve or retries are exhausted.

Agent Runs

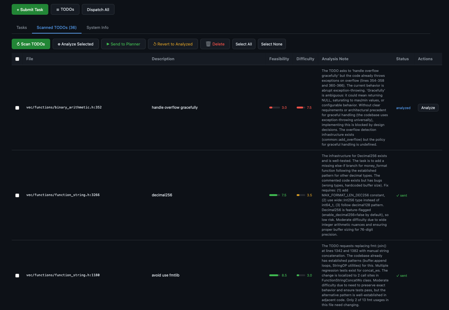
Scanned TODOs — AI-Analyzed Backlog

TODOs are scanned from the repo, then analyzed by an AI model that scores feasibility and difficulty, and writes a detailed analysis note. You can selectively dispatch them as tasks.

Scanned TODOs

Architecture

                         ┌──────────────────────────────────┐
                         │          Web Dashboard           │
                         │  (FastAPI, single-file HTML/JS)  │
                         └──────────┬───────────────────────┘
                                    │ REST API
                                    ▼
┌───────────────────────────────────────────────────────────────────┐
│                          Orchestrator                             │
│                                                                   │
│  Task Queue (SQLite)  ·  Parallel Dispatch  ·  Retry Logic        │
│  TODO Scanning        ·  Worktree Lifecycle  ·  Model Config      │
└──────┬──────────────────────┬──────────────────────┬──────────────┘
       │                      │                      │
       ▼                      ▼                      ▼
┌─────────────┐     ┌─────────────┐     ┌──────────────────────┐
│   Planner   │     │    Coder    │     │  Reviewer(s)         │
│   Agent     │     │    Agent    │     │  (N models, all must │
│             │     │  (per-      │     │   approve)           │
│ complexity  │     │  complexity)│     └──────────────────────┘
│ assessment  │     │             │
│ + sub-task  │     │ git worktree│
│   splitting │     │ isolation   │
└─────────────┘     └─────────────┘
       │                   │                    │
       └───────────────────┴────────────────────┘
                           │
                    opencode CLI
                  (any LLM backend)

Task Pipeline

User submits task / TODO dispatched
        │
        ▼
   ┌─────────┐  Assesses complexity, may split into sub-tasks
   │ PLANNING│──────────────────────────────────────────────┐
   └────┬────┘                                              │
        │                                          sub-tasks dispatched
        ▼                                          independently
   git worktree created (agent/task-<id>-<slug>)
        │
        ▼  ◄─── retry loop (up to max_retries) ───┐
   ┌─────────┐                                     │
   │ CODING  │  Coder implements in worktree       │
   └────┬────┘                                     │
        │                                          │
        ▼                                          │
   ┌──────────┐                                    │
   │ REVIEWING│  All reviewers vote                │
   └────┬─────┘                                    │
        │                                          │
        ├── All APPROVE ──▶ COMPLETED              │
        │                                          │
        └── Any REQUEST_CHANGES ───────────────────┘
                                    (feedback fed back to coder)
            After max retries ──▶ FAILED

Completed tasks can be published (push branch to remote), revised (human sends feedback, loop resumes), or cleaned (worktree + branch deleted).

Quick Start

Prerequisites

  • Python 3.11+
  • opencode CLI installed and configured with at least one model provider
  • A git repository to work on

Setup

# Clone this project
git clone <repo-url> multi-agent-todo
cd multi-agent-todo

# Install dependencies
pip install -r requirements.txt

# Copy and edit config
cp config.yaml.template config.yaml
# Edit config.yaml — set repo.path, model names, etc.

# Start the daemon
python cli.py start

# Open the dashboard
# http://localhost:8778

CLI Reference

# Daemon
python cli.py start [--foreground]          # Start daemon (background or foreground)
python cli.py stop                          # Stop daemon
python cli.py status                        # Show system status

# Tasks
python cli.py add -t "Fix bug X" -d "..."  # Submit a task
python cli.py list [--status pending]       # List tasks
python cli.py show <task_id> [--json]       # Show task details
python cli.py dispatch <task_id|all>        # Dispatch pending task(s)
python cli.py cancel <task_id>              # Cancel a running task

# TODO Management
python cli.py scan [--limit 50]             # Scan repo for TODO/FIXME comments
python cli.py todos list                    # List scanned items with scores
python cli.py todos analyze [id ...]        # AI-analyze feasibility & difficulty
python cli.py todos dispatch id1 id2 ...    # Send to planner as tasks
python cli.py todos delete id1 id2 ...      # Remove TODO items

# Testing
python cli.py run-one -t "Title" -d "..."   # Run one task synchronously

Web Dashboard

Access at http://<host>:<port> (default http://localhost:8778). Three main tabs:

Tab Features
Tasks Task list with status badges, complexity indicators, sub-task hierarchy. Inline actions: Run, Publish, Cancel, Clean. Click a task for the detail modal with tabs for Overview, Sessions, Agent Runs, Git Status, and Outputs.
Scanned TODOs Browse scanned TODO items. Bulk actions: Scan, Analyze, Send to Planner, Revert, Delete. Each item shows file location, description, feasibility/difficulty scores, and AI analysis notes.
System Info Live view of orchestrator config. Edit planner/coder/reviewer models via dropdowns (populated from opencode models). Changes persist to config.yaml immediately.

Configuration

See config.yaml.template for a full annotated template. Key sections:

Section Purpose
repo Target repository path, base branch, worktree directory, setup hook scripts
opencode Model assignments (planner, coder by complexity, reviewers), timeout
orchestrator Max parallel tasks, retry count, poll interval, auto-scan toggle
web Dashboard host and port
publish Git remote for pushing completed branches
hook_env Environment variables injected into worktree hook scripts

Testing

The project uses pytest with tests in tests/. All model I/O is mocked — tests are fast and need no external services.

# Run all tests
python -m pytest tests/ -v

# Run a specific test module
python -m pytest tests/test_dep_tracker.py -v

# Run with short summary
python -m pytest tests/ --tb=short

Adapting to Another Repository

The system is repository-agnostic. To point it at a different codebase:

  1. Set repo.path to the target repo's absolute path.
  2. Set repo.base_branch to the branch worktrees should be based on.
  3. Optionally configure repo.worktree_hooks to run setup scripts (e.g. build compile_commands.json, install deps) in each new worktree.

No changes to agent code are needed — opencode provides the codebase understanding.

Reviews (0)

No results found