CCMeter

skill
Security Audit
Warn
Health Warn
  • No license — Repository has no license file
  • Description — Repository has a description
  • Active repo — Last push 0 days ago
  • Community trust — 14 GitHub stars
Code Pass
  • Code scan — Scanned 4 files during light audit, no dangerous patterns found
Permissions Pass
  • Permissions — No dangerous permissions requested
Purpose
This is a terminal dashboard tool that reads your local Claude Code session data to provide analytics on token usage, costs, code generation metrics, and efficiency. It renders an interactive interface directly in your terminal.

Security Assessment
Overall Risk: Low. The tool accesses local Claude Code session files and configuration directories to aggregate its analytics, which is expected for its purpose but means it interacts with your usage history. The code scan found no hardcoded secrets and no dangerous execution patterns. However, the recommended installation method pipes a remote shell script directly into your shell (`curl | sh`). While this is standard practice for many modern CLI tools, it always carries a minor inherent risk. Users who prefer to avoid this can safely compile the tool directly from the Rust source code or install it via Homebrew. No outbound network requests or dangerous permissions are required for the tool to function.

Quality Assessment
The project appears to be actively maintained, with the latest repository push occurring today. It has a respectable baseline of community trust, currently sitting at 14 GitHub stars. The README clearly indicates the project uses the MIT license (despite an automated scanner failing to detect the file, which is likely a minor scanning rule issue). Furthermore, the tool is written in Rust, a language highly regarded for producing reliable and memory-safe applications.

Verdict
Safe to use. Just be mindful of the `curl | sh` installation method if your security posture strictly forbids executing remote scripts.
SUMMARY

Deep analytics and session insights for your Claude Code usage

README.md

CCMeter logo

A terminal dashboard for Claude Code usage analytics
Track tokens, costs, code generation, and efficiency, all from your terminal.

Rust 1.85+ Platform License


CCMeter dashboard view

Quick start

curl --proto '=https' --tlsv1.2 -LsSf https://github.com/hmenzagh/CCMeter/releases/latest/download/ccmeter-installer.sh | sh
ccmeter          # launch the dashboard
# press `.` for the settings panel, `q` to quit

Overview

CCMeter reads your local Claude Code session data and renders an interactive TUI dashboard. Data refreshes every 5 minutes (manual reload with r).

Metrics & analytics

  • Cost tracking — per-model USD breakdown (Opus, Sonnet, Haiku) via built-in pricing tables
  • Token analytics — input, output, and prompt cache usage over time
  • Code metrics — lines suggested, accepted, added, and deleted, with acceptance rate
  • Active time estimation — approximates how long you actually spent working on each project from session activity
  • Efficiency score — tokens per line of code changed (tok/ln, lower is better); each card has a quartile gauge (green → yellow → red) comparing it to other projects
  • KPI banner — total cost, current streak, active days, avg tokens/day, and efficiency score at a glance

Visualizations

  • Heatmaps — four GitHub-style contribution grids (input, output, lines changed, acceptance rate) with trend sparklines; minute-level granularity on 1h / 12h / Today filters
  • Project cards — scrollable grid with per-project sparklines colored by model usage
  • Per-project detail — dedicated charts, model distribution, cost sparklines, and estimated active time
  • Time filters — 1h, 12h, Today, Last week, Last month, All

Project handling & performance

  • Auto-discovery & grouping — finds Claude projects and groups them by git repository
  • Multi-source roots — switch between Claude config directories with Shift+Tab
  • Persistent cache — historical metrics cached locally for near-instant startup; only new sessions get parsed
  • Responsive layout — heatmaps and card grids adapt to terminal size

Installation

Install script (recommended)

curl --proto '=https' --tlsv1.2 -LsSf https://github.com/hmenzagh/CCMeter/releases/latest/download/ccmeter-installer.sh | sh

Homebrew

Install prebuilt binaries via Homebrew:

brew install hmenzagh/tap/ccmeter

From source

git clone https://github.com/hmenzagh/CCMeter.git
cd CCMeter
cargo install --path .     # installs `ccmeter` to ~/.cargo/bin (make sure it's in $PATH)

Or build without installing — the binary will be at target/release/ccmeter:

cargo build --release

Requirements (from source): Rust 1.85+ and Cargo.

Usage

ccmeter

Keybindings

Key Action
Tab Cycle time filter
Shift+Tab Switch source root
j / k or Up / Down Scroll projects
h / l or Left / Right Navigate between projects
Esc Deselect project
. Open settings panel
r Reload data
q / Ctrl+C Quit

Settings panel

Press . to open the settings panel, where you can:

  • Rename projects with custom display names
  • Merge multiple projects into a single group
  • Split sources out of auto-detected groups
  • Star favorites (animated rainbow border)
  • Hide projects from the dashboard

How it works

CCMeter discovers Claude Code sessions by scanning your home directory for any folder whose name contains claude and that has a projects/ subdirectory with session logs (so ~/.claude/projects, ~/.config/claude/projects, and other Claude-compatible CLIs are all picked up automatically). It parses JSONL session files in parallel using rayon, extracts token counts and model identifiers, and computes costs from built-in pricing tables.

Session JSONL → parallel parse → daily aggregates → cached history → TUI render

Cache

Parsed metrics are persisted to ~/.config/ccmeter/history.json. On subsequent launches, only new or modified session files are parsed, everything else is served from cache, making startup near-instant even with thousands of sessions.

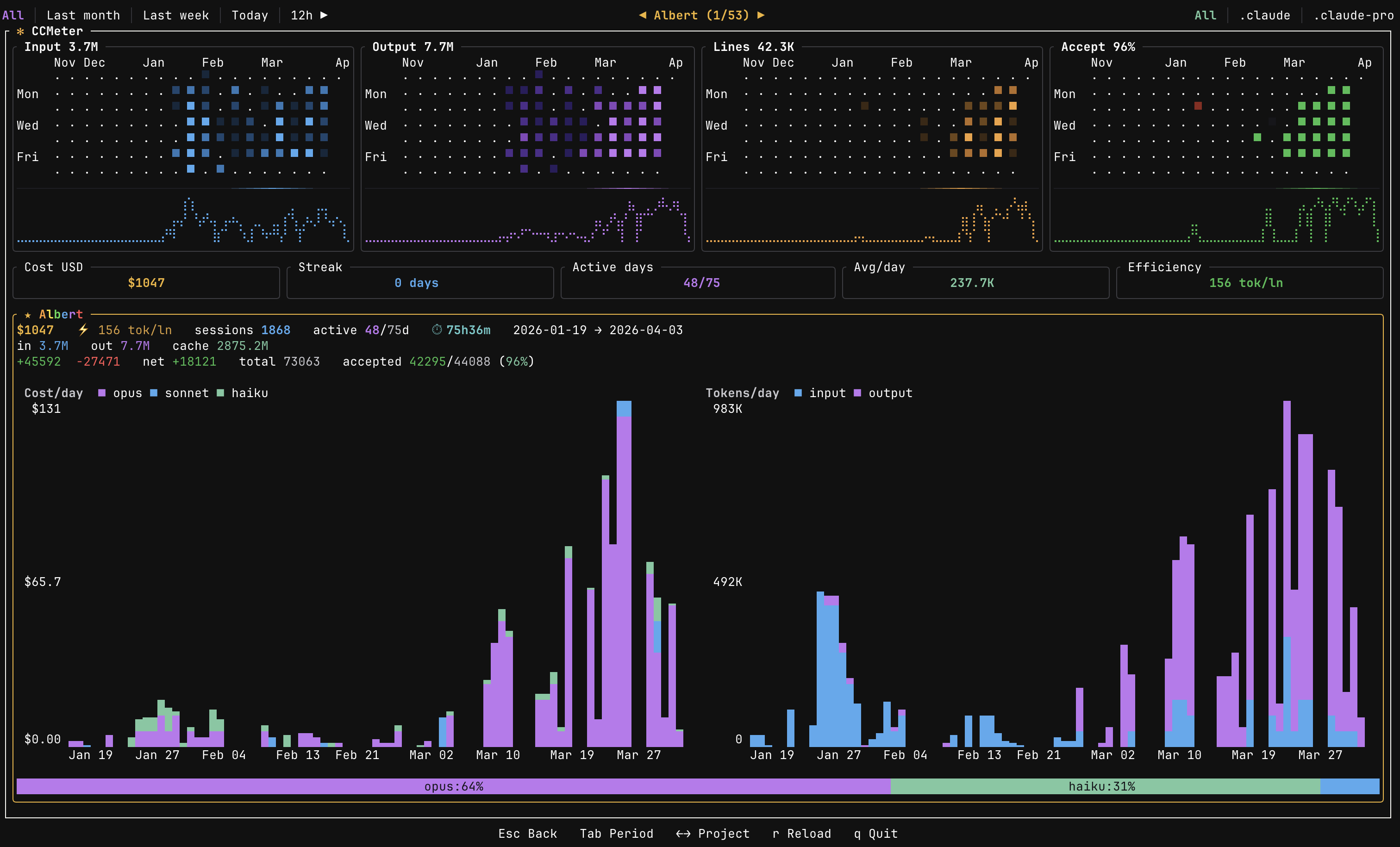
Per-project view

Use h/l or arrow keys to select a project card. The dashboard switches to a detail view showing:

  • Cost and token charts scoped to that project (daily or minute-level depending on time filter)
  • Model distribution bar with per-model cost breakdown
  • Active time estimate, sessions count, lines added/deleted, and efficiency gauge
  • Heatmaps filtered to the selected project only

Press Esc to go back to the global overview.

CCMeter per-project view

Configuration

User overrides are stored at ~/.config/ccmeter/overrides.json and can be edited through the settings panel or manually.

Tech stack

Crate Role
ratatui Terminal UI framework
crossterm Terminal event handling
clap CLI argument parsing
rayon Parallel JSONL parsing
chrono Date/time handling
serde / serde_json Serialization & JSONL parsing
dirs Cross-platform home/config paths

Project structure

src/
├── main.rs               # Entry point & event loop
├── app.rs                # Core application state
├── config/
│   ├── mod.rs
│   ├── discovery.rs      # Project auto-discovery
│   └── overrides.rs      # User configuration & merges
├── data/
│   ├── mod.rs
│   ├── parser.rs         # JSONL session parsing
│   ├── cache.rs          # Persistent metric cache
│   ├── tokens.rs         # Daily token aggregation
│   └── models.rs         # Model pricing tables
└── ui/
    ├── mod.rs
    ├── dashboard.rs      # Main layout
    ├── heatmap.rs        # Heatmap rendering
    ├── theme.rs          # Color theme
    ├── time_filter.rs    # Time range logic
    ├── settings_view.rs  # Settings panel
    └── cards/
        ├── mod.rs
        ├── data.rs       # Card data aggregation
        └── render.rs     # Card rendering

License

MIT

Reviews (0)

No results found