argus

agent
Security Audit
Fail
Health Warn
  • No license — Repository has no license file
  • Description — Repository has a description
  • Active repo — Last push 0 days ago
  • Community trust — 71 GitHub stars
Code Fail
  • os.homedir — User home directory access in src/services/discoveryService.ts
  • os.homedir — User home directory access in src/services/parserService.ts
Permissions Pass
  • Permissions — No dangerous permissions requested
Purpose
This is a VS Code extension that analyzes Claude Code sessions to debug performance issues, track token costs, and visualize AI-assisted workflows.

Security Assessment
The extension reads the user's home directory in two service files (discoveryService.ts and parserService.ts) to automatically discover and parse local session logs. This is expected behavior for a debugging tool that needs to find Claude's local configuration and conversation history. No hardcoded secrets were found. No dangerous permissions are requested. However, the automated rule-based scan missed the license file mentioned in the README badge (MIT), flagging it as missing. The home directory access is a legitimate function for this specific tool type but does mean it reads local file paths and session contents. Overall risk: Low.

Quality Assessment
The project is written in TypeScript and actively maintained, with the last push occurring today. It has 71 GitHub stars, indicating a small but present community interest. The README is detailed and professional, featuring clear installation instructions, architecture descriptions, and screenshots. While the automated scan did not locate a license file, the README explicitly claims MIT licensing via a badge linking to a LICENSE file, which suggests the license simply uses a format the scanner didn't recognize.

Verdict
Safe to use — the file access is appropriate for a local debugging tool, permissions are minimal, and maintenance activity is high.
SUMMARY

Claude Code Session Debugger & Performance Analyzer

README.md

Argus Logo

ARGUS

Claude Code Session Debugger & Performance Analyzer


👁️ SEE EVERYTHING

🎯 OPTIMIZE EVERYTHING

⚡ SAVE TIME


VS Code Extension
TypeScript
React
Vite
MIT License


✨ Features
📸 Screenshots
📦 Installation
🚀 Usage
🏗️ Architecture
📊 Stats


🔮 Named after the all-seeing giant of Greek mythology — Argus watches over your Claude Code sessions, detecting inefficiencies, tracking costs, and optimizing your AI development experience.



🎯 What is Argus?

Argus is a powerful VS Code extension that provides deep insights into Claude Code sessions, helping developers optimize their AI-assisted workflows through intelligent analysis and beautiful visualizations.

🌟 Why Choose Argus?


💸

Save Money

Identify wasted API calls and optimize token usage




Speed Up Development

Detect retry loops and duplicate operations


🔬

Deep Analysis

Understand how Claude Code works under the hood


📊

Visual Insights

Beautiful dashboards with real-time monitoring


🎓

Learn & Improve

Understand patterns and optimize your prompts


✨ Features

🔍 Intelligent Session Discovery

Click to expand
Feature Description
🔎 Automatic Scanning Discovers all Claude Code sessions from ~/.claude/projects/
🎛️ Smart Filtering Configurable depth scanning with performance optimizations
📡 Real-time Monitoring Watch sessions update as they progress
📂 Multi-project Support Manages sessions across multiple projects simultaneously

📊 Comprehensive Analysis Dashboard

8 Powerful Analysis Tabs
Tab Features
📋 Overview Session statistics • Cost analysis • Timeline visualization • Quick summary
🔍 Analysis 6 intelligent rules: Duplicate Reads • Unused Operations • Retry Loops • Failed Tools • Context Pressure • Compaction Events
💰 Cost Step-by-step breakdown • Token visualization • Cache hit ratio • Model attribution • Spending graphs
⚡ Performance Efficiency score • Wasted cost calculations • Timing analysis • Bottleneck identification
🌊 Flow Interactive dependency graph • File operation flow • Read/Write/Edit tracking • Step relationships
🧠 Context Token usage tracking • Cache performance • Window utilization • I/O distribution
📝 Steps Detailed execution log • Tool call inspection • Input/output viewing • Per-step timing & costs
💡 Insights AI-powered recommendations • Pattern recognition • Optimization suggestions • Best practices

🎨 Modern UI/UX

  • React-powered Webviews: Smooth, responsive interface built with React 19
  • Interactive Visualizations: Charts powered by Chart.js and Recharts
  • D3.js Graphs: Beautiful dependency flow diagrams
  • Dark Mode Native: Seamlessly integrates with VS Code themes
  • Lucide Icons: Modern, consistent iconography

🔧 Developer Experience

  • Tree View Integration: Sessions appear in VS Code sidebar
  • Command Palette: Quick access to all features
  • Status Bar Item: One-click dashboard access
  • Hot Reload: Vite-powered development for instant updates
  • TypeScript: Fully typed for better DX and reliability

📸 Screenshots

Analysis Tab

Intelligent detection of duplicate reads, retry loops, and optimization opportunities

Analysis Tab


Cost Tab

Detailed breakdown of token usage and API costs per step with interactive charts

Cost Tab


Performance Tab

Session efficiency scores, wasted cost analysis, and performance metrics

Performance Tab


Flow Tab

Interactive dependency graph showing file operations and step relationships

Flow Tab


Steps Tab

Step-by-step execution log with detailed tool call inspection and timing

Steps Tab


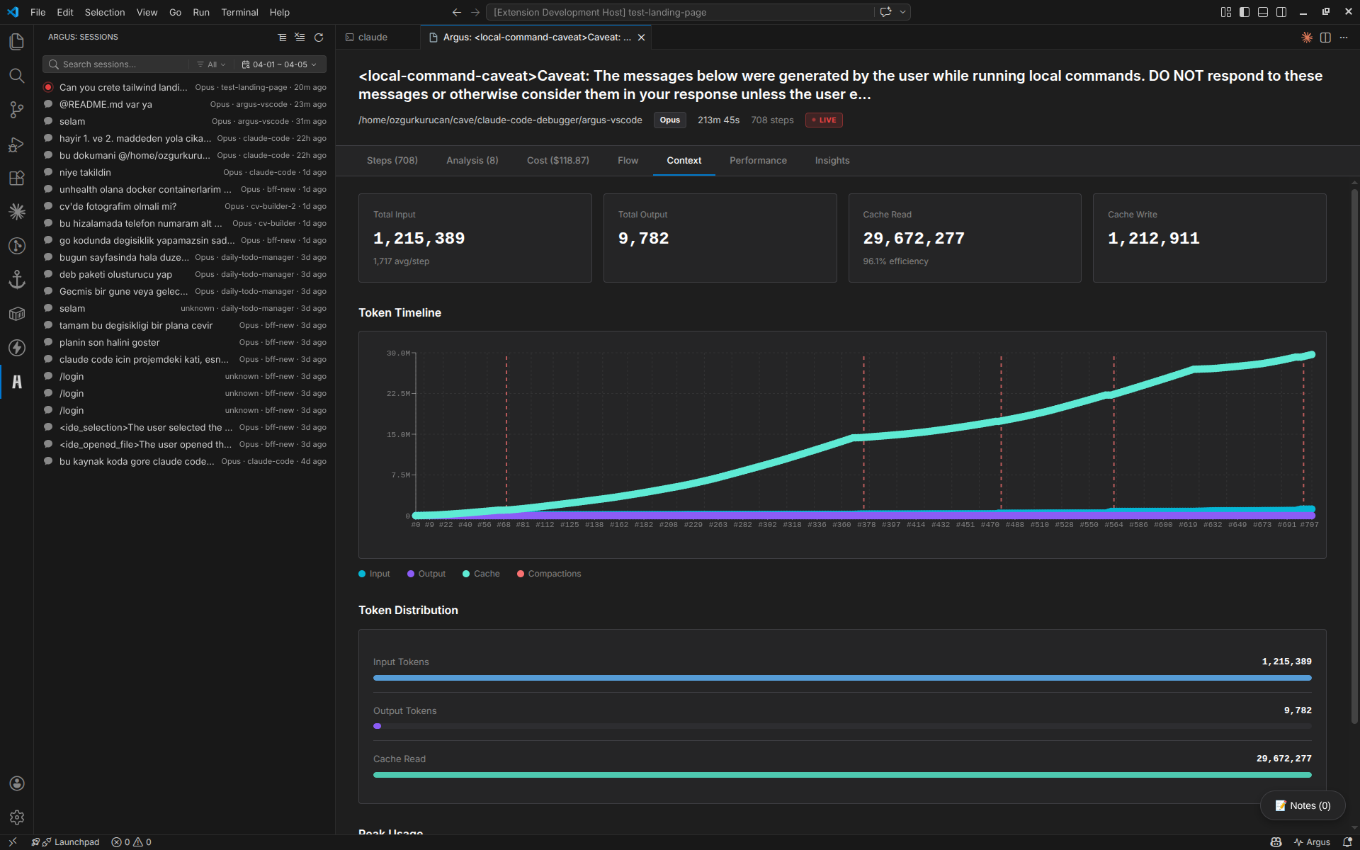
Context Tab

Token usage tracking, cache performance, and context window utilization

Context Tab


Insights Tab

AI-powered recommendations, pattern recognition, and optimization suggestions

Insights Tab


📦 Installation

Option 1: From VSIX (Recommended)

# Download the latest .vsix file from releases
code --install-extension argus-0.1.0.vsix

Option 2: From Source

# Clone the repository
git clone https://github.com/yessGlory17/argus.git
cd argus-vscode

# Install dependencies
npm install

# Compile TypeScript
npm run compile

# Build webview
npm run build:webview

# Package extension
npx vsce package

# Install the packaged extension
code --install-extension argus-0.1.0.vsix

🛠️ Development

Setting Up Development Environment

# Clone and install
git clone https://github.com/yessGlory17/argus.git
cd argus-vscode
npm install

Running in Development Mode

# Terminal 1: Watch TypeScript changes
npm run watch

# Terminal 2: Watch webview changes
npm run dev:webview

Then press F5 in VS Code to launch the Extension Development Host.

Building

# Compile TypeScript
npm run compile

# Build production webview
npm run build:webview

# Run linter
npm run lint

# Package extension
npx vsce package

Contributing

Contributions are welcome! Please:

  1. 🍴 Fork the repository
  2. 🌿 Create a feature branch (git checkout -b feature/amazing-feature)
  3. ✏️ Make your changes
  4. ✅ Add tests if applicable
  5. 📝 Commit your changes (git commit -m 'Add amazing feature')
  6. 🚀 Push to the branch (git push origin feature/amazing-feature)
  7. 🎉 Open a Pull Request

🚀 Usage

Quick Start


1️⃣

Open VS Code

With the Argus extension installed


2️⃣

Find Argus Icon

Look for in the Activity Bar (left sidebar)


3️⃣

Explore Sessions

Sessions appear automatically - just click to analyze!

Commands

Access via Command Palette (Ctrl/Cmd + Shift + P):

  • Argus: Refresh Sessions - Manually refresh the session list
  • Argus: Open Session Detail - View specific session analysis

Configuration

Customize Argus in VS Code Settings:

{
  "argus.scanDepth": 5,        // Directory depth for scanning (default: 5)
  "argus.language": "en"       // UI language: "en" or "tr"
}

🏗️ Architecture

Technology Stack

🔧 Backend (Extension Host)

TypeScript
VS Code
Node.js

  • JSONL Parsing Engine
  • Async File System Operations
  • Tree Data Provider

🎨 Frontend (Webview)

React
Vite
Chart.js
D3.js

  • Recharts 3.7
  • Lucide React Icons
  • CSS Modules

Project Structure

argus-vscode/
├── src/                        # Extension source code
│   ├── extension.ts           # Main entry point
│   ├── types/                 # TypeScript definitions
│   │   ├── models.ts          # Core data models
│   │   └── parser.ts          # JSONL parsing types
│   ├── services/              # Business logic layer
│   │   ├── discoveryService.ts    # Session discovery & scanning
│   │   ├── parserService.ts       # JSONL parser
│   │   └── analyzerService.ts     # Analysis engine with rules
│   └── providers/             # VS Code API providers
│       ├── sessionTreeProvider.ts      # Tree view in sidebar
│       └── sessionWebviewProvider.ts   # React webview host
│
├── webview/                   # React UI
│   ├── src/
│   │   ├── main.tsx          # React entry point
│   │   ├── components/       # UI components
│   │   │   ├── AnalysisTab.tsx
│   │   │   ├── CostTab.tsx
│   │   │   ├── PerformanceTab.tsx
│   │   │   ├── FlowTab.tsx
│   │   │   ├── ContextTab.tsx
│   │   │   ├── StepsTab.tsx
│   │   │   ├── InsightsTab.tsx
│   │   │   ├── DependencyGraph.tsx
│   │   │   ├── LiveMonitor.tsx
│   │   │   ├── SessionNotes.tsx
│   │   │   └── GlobalSearch.tsx
│   │   └── types/            # Frontend types
│   └── index.html            # Webview template
│
├── package.json              # Extension manifest
├── tsconfig.json            # TypeScript config
└── vite.config.js          # Vite bundler config

Analysis Engine

Argus uses a rule-based analysis system:

interface AnalysisRule {
  name: string;
  analyze(steps: Step[]): Finding[];
}

// Built-in Rules:
- DuplicateReadRule       // Detects duplicate file reads
- UnusedReadRule          // Finds unused tool outputs
- RetryLoopRule           // Identifies retry patterns
- FailedToolRule          // Tracks failures
- ContextPressureRule     // Memory pressure detection
- CompactionDetectedRule  // Context compression events

📊 Project Stats


5,649

Lines of Code


25+

TypeScript Files


12+

React Components


6

Analysis Rules


8+

Visualization Types


2

Languages (EN/TR)


12

Dependencies


10

Dev Dependencies

Key Capabilities

  • JSONL Parsing: High-performance streaming parser for large session files
  • Cost Calculation: Accurate token-based cost estimation
  • Dependency Tracking: File operation dependency graph generation
  • Context Metrics: Cache hit ratio and token utilization analysis
  • Real-time Updates: Live session monitoring as Claude Code runs
  • Multi-session Management: Handle dozens of sessions simultaneously
  • Export Capabilities: Save analysis results for sharing
  • Search & Filter: Quick navigation across large sessions

🎨 Design Philosophy

Argus follows the "Ocular Systems" philosophy:

"See everything, understand everything, optimize everything"

  • Visibility: Make the invisible visible
  • 🎯 Precision: Accurate, actionable insights
  • ⚡ Performance: Fast, responsive, non-intrusive
  • 🎨 Beauty: Delightful UI that makes analysis enjoyable
  • 🔬 Depth: Surface-level overview to deep technical details

🔄 Ported from Wails Desktop App

Argus VS Code extension is a complete rewrite of the original Argus desktop application:

Migration Journey

Original (Wails) VS Code Extension
Go backend TypeScript backend
React SPA React Webview
Wails bridge VS Code Extension API
Standalone desktop app Integrated VS Code experience
Manual session import Automatic discovery

Why VS Code?

  • Native Integration: Works where developers already are
  • Better UX: No app switching, seamless workflow
  • Auto Discovery: No manual session loading
  • Theming: Inherits VS Code theme automatically
  • Commands: Accessible via Command Palette

📚 Use Cases

👨‍💻 For Developers

  • ✅ Understand how Claude Code approaches your problems
  • ✅ Learn which prompts are most efficient
  • ✅ Optimize your interaction patterns
  • ✅ Track AI-assisted development costs

👥 For Teams

  • ✅ Audit AI usage across projects
  • ✅ Identify best practices
  • ✅ Training material for effective Claude Code usage
  • ✅ Cost management and budgeting

🔬 For Researchers

  • ✅ Study LLM-based development patterns
  • ✅ Analyze tool usage patterns
  • ✅ Understand context management strategies
  • ✅ Research AI-human collaboration workflows

📄 License

MIT License - see LICENSE file for details



👁️ Built with Argus, Analyzed by Argus


Made with ❤️ by developers, for developers



Report Bug
Request Feature
Documentation




Star us on GitHub if you find Argus useful!


Reviews (0)

No results found