Relay

agent
Guvenlik Denetimi
Basarisiz
Health Uyari
  • License — License: NOASSERTION
  • Description — Repository has a description
  • Active repo — Last push 0 days ago
  • Low visibility — Only 6 GitHub stars
Code Basarisiz
  • exec() — Shell command execution in electron/agent/buildContext.ts
  • os.homedir — User home directory access in electron/agent/engines/cliEngine.ts
  • process.env — Environment variable access in electron/agent/engines/cliEngine.ts
Permissions Gecti
  • Permissions — No dangerous permissions requested
Purpose
This application is a desktop wrapper that turns AI coding agents like Claude Code into a visual Kanban board, automating the cycle of planning, task decomposition, code generation, and review.

Security Assessment
Overall risk is rated as Medium. The tool inherently requires sensitive system access to perform its intended job. It executes shell commands directly to run coding agents and interact with your repository. It accesses the user's home directory and reads environment variables, which is typical for retrieving API keys needed to authenticate with AI providers like Anthropic or OpenAI. The application makes external network requests to these AI APIs. No hardcoded secrets were identified. However, users should note that the downloaded Mac application is unsigned, and the README explicitly instructs users to bypass macOS security quarantine (`xattr -cr`), which removes standard OS protections against unverified software.

Quality Assessment
The project is very new and actively maintained, with its last code push occurring today. The repository includes a clear description and uses a GPL-3.0 license. However, it currently suffers from extremely low community visibility. With only 6 GitHub stars and a small user base, the project has not yet undergone broad public security testing, making its long-term reliability uncertain.

Verdict
Use with caution — its core functionality requires executing shell commands and accessing your API keys, so ensure you trust the developer and audit the source code before running it on your machine.
SUMMARY

A desktop app that turns Claude Code into a visual Kanban build loop. Describe a feature, review the plan, watch it get built task by task.

README.md

Relay

Relay

Turn AI coding agents into a visual Kanban build loop.
Describe a feature → generate a specification or brainstorm interactively → decompose into tasks → autonomous agent builds each task → you review via approve/reject gate.

Platform Electron React TypeScript License

Download for Mac

macOS note: If you see "app is damaged and should be moved to trash" after installing, run this in Terminal:

xattr -cr /Applications/Relay.app

This removes the macOS quarantine flag. The app is not signed with an Apple Developer certificate yet.


What is Relay?

Relay is a desktop application that wraps AI coding agents into a structured, visual build workflow. Instead of manually prompting an AI and copy-pasting code, Relay automates the full cycle: planning, task decomposition, code generation, and review — all in a Kanban-style interface. Supports Claude Code and OpenAI Codex as execution engines.

How It Works

  1. Setup — Choose your engine (Claude Code CLI, OpenAI Codex CLI, or Anthropic API key) and open a project folder
  2. Describe a feature — Write what you want built in plain English, attach screenshots, reference project files with @filename
  3. Specification or Brainstorm — Generate a spec directly, or brainstorm interactively with structured Q&A, approach proposals, and incremental design approval
  4. Task decomposition — The spec or design document is broken into 3-10 structured tasks on a Kanban board
  5. Build loop — Start the agent and watch it build each task, streaming progress in real time
  6. Review gate — For each completed task, review the diff — approve to commit, or reject with notes to retry
  7. Run your project — Click the Run button to preview your app with auto-detected run commands
  8. Create PR — When all tasks complete, create a pull request directly from the app
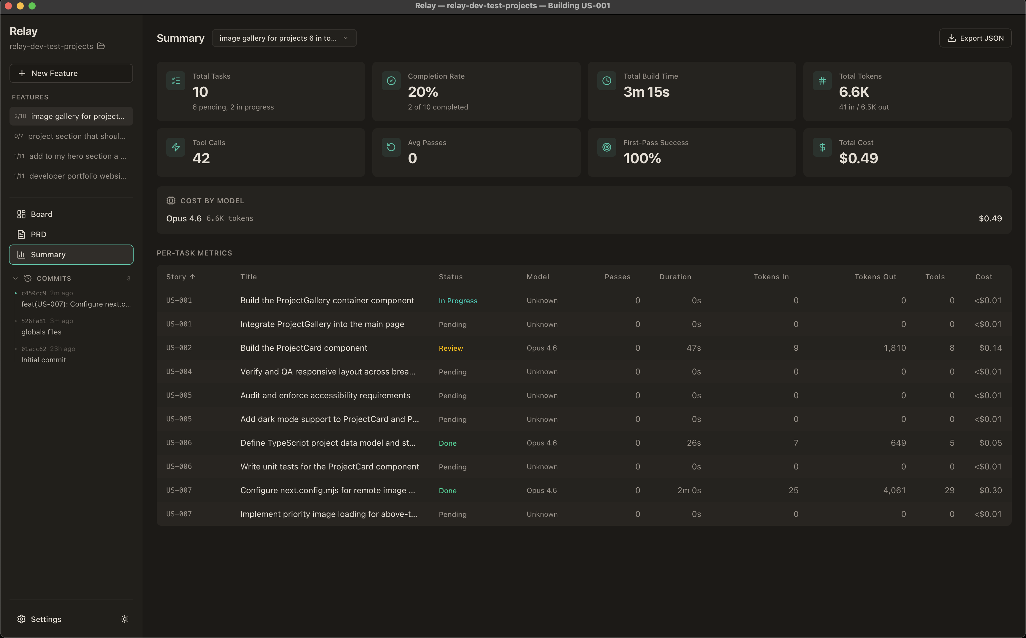
  9. Track progress — Cost, tokens, build time, and first-pass success rate in the Summary view

Features

Core Build Loop

  • Specification Wizard — AI-generated feature specs with streaming preview, clarification questions, @file tagging, image paste support, and manual editing
  • Brainstorm Mode — Interactive structured conversation: AI asks focused questions with multiple-choice options, proposes 2-3 approaches with trade-offs, presents design sections for incremental approval, then generates a design document
  • Kanban Board — Drag-and-drop task management across Pending, Building, Human Review, and Complete columns
  • Agent Loop — Autonomous code generation with play/pause/stop controls and three build modes:
    • Pause for Review — Pauses after each task for human approve/reject
    • Auto-Pilot — Commits each task automatically and continues
    • Continuous — Builds all tasks without pausing; review at your own pace
  • Human Review Gate — Syntax-highlighted diff viewer with file tree, approve/reject flow, and git integration
  • Smart Review Detection — Tasks with no file changes are auto-approved and skip the review gate

Multi-Engine Support

  • Claude Code CLI (default) — Uses your existing Claude Code authentication via @anthropic-ai/claude-agent-sdk
  • OpenAI Codex CLI — Uses your existing Codex authentication via @openai/codex-sdk
  • Anthropic API Key — Direct SDK calls via @anthropic-ai/sdk with built-in file tools
  • Persistent Sessions — Keep one Claude Code session alive across all tasks for 1M token context (reduces token waste)

@ File Tagging

  • Type @ in any text field to reference project files
  • Autocomplete dropdown with fuzzy search across git-tracked files
  • Referenced file contents are injected into the AI prompt
  • Available in feature descriptions, task descriptions, and acceptance criteria

Project Runner

  • Auto-detection — Detects run command from package.json, Cargo.toml, pyproject.toml, go.mod, docker-compose.yml, Makefile
  • Custom override — Define your own command in .relay/run.json
  • Live output — Streams stdout/stderr in a tabbed panel with clickable URLs
  • Play/Stop toggle — In the board header, right next to model picker

Git & Collaboration

  • Automatic branch creation with search/filter for base branch
  • .gitignore management (auto-adds framework-specific patterns)
  • Commit on approve, push to remote, PR creation
  • Feature rename, archive, and delete

Quality of Life

  • Multi-Feature Support — Multiple specs per project with independent task backlogs
  • Add Tasks Manually — "+" button in Pending column or 3-priority-column layout in wizard
  • Feature Rename — Inline edit in board header
  • Feature Archive — Archive completed features to keep workspace focused
  • Build Timer — Live elapsed timer while a task is being built
  • Persisted Summaries — Task duration, actions, and files changed survive app restart (loaded from DB + git)
  • Metrics Dashboard — Per-task and aggregate stats including cost tracking with per-model breakdown
  • Dark / Light Mode — Toggle in sidebar, respects system preference
  • Keyboard ShortcutsSpace to toggle the agent loop, Esc to close panels
  • Auto-Updates — Built-in update checker for new releases
  • Per-Project SQLite — All data stored locally in .relay/relay.db inside your project folder
  • Desktop Notifications — Get notified when tasks need review or the build finishes

Engine Modes

Relay supports three engine modes, selectable in Settings:

Engine Auth Best For
Claude Code CLI (default) Uses existing claude login auth Claude Code / Max plan users
OpenAI Codex CLI Uses existing codex login auth Codex / ChatGPT Pro users
Anthropic API Key Your sk-ant-* key Pay-per-token usage

Tech Stack

Layer Technology
Desktop shell Electron 30
Frontend React 18, TypeScript, Tailwind CSS v4, shadcn/ui
State Zustand
AI (Claude) @anthropic-ai/sdk, @anthropic-ai/claude-agent-sdk
AI (Codex) @openai/codex-sdk
Database better-sqlite3 (per-project)
Git simple-git
Build Vite, electron-builder

Getting Started

Prerequisites

Install

git clone https://github.com/YoniRaviv/Relay.git
cd Relay
npm install

Development

npm run dev

Opens the app with Vite HMR. The Electron main process and preload script are compiled alongside the renderer.

Dev bypass (no API key needed)

In dev mode, enter dev-bypass as the API key to skip real API validation. You can also seed a demo project with sample data:

npx tsx scripts/seed-demo.ts

Then launch the app, enter dev-bypass as the key, and select the "Demo Project" to explore the UI with pre-populated tasks.

Build

npm run build

Produces a packaged application in release/ (.dmg on macOS, .exe on Windows, .AppImage on Linux).

Lint

npm run lint

Usage Guide

  1. Launch Relay and choose your engine in the setup screen
  2. Create or open a project — point to any folder on your machine
  3. Click "New Feature" — describe what you want built, use @filename to reference code
  4. Choose your path — click "Generate Specification" for a direct spec, "Brainstorm" for an interactive design session, or "Skip" to add tasks manually

Specification Creation

  1. Review the specification — the AI generates a detailed spec (or design document from brainstorming); edit as needed, then approve

  2. Review tasks — the spec is decomposed into ordered tasks grouped by priority

Generated Tasks

  1. Select your model and build mode, then click Start
  2. Watch the agent work — each task streams activity in the feed below the board
  3. Approve or reject — review diffs, commit approved work, reject with notes to retry

Kanban Build Loop

  1. Run your project — click the Run button to preview your app
  2. Create a PR — when all tasks are done, use the green button to add a remote or create a PR
  3. Check the Summary tab for cost and performance metrics

Project Summary

Project Structure

electron/
  main.ts              # Electron main process
  preload.ts           # Context bridge (relayAPI, ~90+ methods)
  agent/               # Agent runner, prompts, loop controller, engines
    engines/           # SDK engine, CLI engine, Codex engine
    openaiRunner.ts    # Codex text generation for PRD/clarify/decompose
  db/                  # SQLite connection and schema (8 migrations)
  git/                 # Git utilities (lock mutex, commit helper)
  runner/              # Project runner (auto-detect, spawn, stop)
  ipc/                 # IPC handlers (settings, project, prd, brainstorm, tasks, agent, git, review, runner, metrics)
shared/
  types.ts             # Shared TypeScript interfaces (EngineMode, SessionMode, etc.)
  pricing.ts           # Model pricing table (Anthropic + OpenAI, engine-tagged)
src/
  pages/               # Board, PRDWizard, Setup, Summary
  modules/             # Feature-based component modules
    board/             # KanbanBoard, TaskCard, TaskDetail, AddTaskButton, ArchiveView
    agent/             # LoopControls, AgentActivityFeed, RunProjectButton, RunOutputPanel
    review/            # ReviewPanel, DiffViewer, PrCreationDialog
    prd/               # PRDPreview, PRDEditor, FeatureInput, BrainstormChat, FileAutocomplete, StreamingProgress
    settings/          # SettingsView (3 engines), ModelPicker (engine-filtered)
    project/           # ProjectSelector, ProjectSidebar, GitHistoryPanel
    metrics/           # TaskMetricsTable, MetricCard
  shared/              # Reusable utilities, hooks, types, and components
  components/ui/       # shadcn/ui primitives
  store/               # Zustand store
  lib/                 # Utilities (theme, keyboard shortcuts)

Keyboard Shortcuts

Key Action
Space Play / Pause the agent loop
Esc Close the active panel (review or task detail)

License

This project is licensed under the GNU General Public License v3.0.

Yorumlar (0)

Sonuc bulunamadi